Skip to main content
March 6, 2026

Status page update

We’re migrating our status page to a new platform. The cutover is planned for Monday, March 9.Here’s what you need to know:
  • The URL (status.conductorone.com) is not changing.
  • Existing email subscribers will receive a confirmation email to re-approve their subscription. Please keep an eye out for it so you continue receiving notifications.
  • If you’re not subscribed yet, sign up at status.conductorone.com to receive incident and maintenance updates.
  • If you have custom integrations (API, webhooks, RSS) against the status page, you might need to update them. Reach out to the support team if you need help or have any questions.

Access conflict UAR campaigns

Access review campaigns can now be scoped by access conflicts. When creating a campaign, select the Review access conflicts scope type to scope the review to users with active separation of duties violations detected by your conflict monitors. This makes it easier to run targeted reviews specifically for SoD policy violations without manually identifying affected users. Find more information in the Create a campaign documentation.

Usability improvements

  • The Connectors page now has filtering options. Filter by type (Baton, Cloud, or File) to show or hide self-hosted, cloud-hosted, or file/CSV connectors. Filter by owner to find all connectors managed by a specific user.
  • A new Delegate column on the Users page shows the user’s delegate, if one is set. Use the Has delegate filter to quickly find all users with delegation configured.
  • An orange notification dot now appears next to Downloads in the sidebar when new downloads are ready.
February 27, 2026

Secret sharing

You can securely share credentials, files, API keys, and other sensitive content with teammates or external contacts from ConductorOne. Content is encrypted in your browser before upload, so ConductorOne never sees your plaintext. Recipients authenticate via SSO (internal) or a one-time magic link (external),and you control how long a secret stays available as well as how many times it can be viewed. Administrators can view metadata and audit logs for all secrets across the tenant.To learn more, visit Secret sharing.

Usability improvements

  • The downloadable report of a user’s application access now includes two new columns: Entitlement description, which displays the description of the entitlement (typically imported from Active Directory), and Entitlement owners, which shows the names of the entitlement owners corresponding to the “ManagedBy” field in Active Directory.
February 20, 2026

Early access: Service principals

Service principals are machine identities for non-human actors (such as scripts, CI/CD pipelines, Terraform runs, and API integrations) that are fully separate from any human user account. Assigning ConductorOne roles to a service principal instead of a human account means automated processes have only the access they need, and that access is auditable, ownable, and revocable. Learn more in the Service principals documentation.Service principals support two authentication methods:
  • Client credentials — a client ID and secret for scripts, local development, and environments where storing a secret is acceptable (up to 180-day credential lifetime).
  • Workload federation — secretless authentication using your CI/CD platform’s built-in OIDC tokens, so there are no secrets to store or rotate. Supported platforms include GitHub Actions, GitLab CI, HCP Terraform, and any custom OIDC provider.
Ready to get started with service principals? Contact the ConductorOne Support team to enable the feature for your tenant.

Early access: Functions

Functions are serverless TypeScript functions that let you extend ConductorOne’s identity governance capabilities with your own logic — without managing infrastructure. Use them to call external APIs, implement organization-specific workflows, and automate tasks that go beyond built-in features.Functions can run as steps in automations (triggered by user lifecycle events, access events, review events, or schedules) or be invoked manually from the web UI. Each function runs in an isolated sandbox with a network allowlist, secrets management, and execution logging. Learn more in Extend with custom code.Excited to give functions a try? Contact the ConductorOne Support team to enable the feature for your tenant.

Usability improvements

  • While a campaign is in the Draft state, clicking the eye icon on a data source on the Accuracy tab now shows connector-specific details: cloud connectors open the sync history drawer, while file connectors open the file summary.
  • We’ve reorganized the categories within the Settings navigation menu so related pages are easier to find.

Fixed!

  • After you submit a bulk batch of decisions on access reviews, the Certified or Denied status is correctly shown on the impacted tasks.
February 13, 2026

Usability improvements

  • Users can now send reminders for their own outstanding approval tasks. If you’re waiting on an approver to review your grant or revoke request, you can send a reminder directly from the My request page or the task’s details page to help expedite the process.
  • Campaign administrators can now save custom column configurations on the campaign’s Tasks tab. Your preferred column layouts persist across sessions, making it faster to review large campaigns with the information you need most.
  • Bulk certify and deny actions now correctly enforce justification requirements. If the policy governing one or more of the tasks you’re taking bulk action on requires a reason for approvals or denials, you’ll be prompted to provide a justification, ensuring compliance with your organization’s audit requirements.
  • You can now look up users by their display name in policy expressions using the new c1.directory.users.v1.FindByName(string) function. This is useful when user identifiers are stored as display names in custom fields.
  • Policy expressions can now reference task.created_at to evaluate when a task was created. Use this to build time-based routing rules, such as sending after-hours requests to a different review flow.
February 6, 2026

Usability improvements

  • To speed up the creation of new ConductorOne groups, you can now click Duplicate on any existing group to create a new group pre-filled with the original’s name, description, and automation rules, then make your adjustments from there.
  • You can now attach a custom request form to an application’s entitlement configuration rule. The form automatically applies to all entitlements governed by that rule, making it faster to configure request requirements across large sets of entitlements.
  • We’ve added the ability to evaluate entitlement risk levels in CEL policy expressions by using entitlement.risk_level_value_id. For example, use entitlement.risk_level_value_id == "low" to build policies that apply different approval workflows based on an entitlement’s risk classification.
  • You can now export lists of an application’s entitlements and resources as CSV files from their respective tabs on the application’s page. The exports include unique resource and entitlement IDs, making it easier to analyze your access data or use it in external tools.
  • An application’s grant feed CSV export now includes a TaskID column showing the associated task ID for each grant added or removed in ConductorOne. This provides parity with the information shown in the Grant feed drawer and simplifies audit workflows.
  • The Task log page now includes a Task age column showing how long each task has been open, so you can quickly identify tasks that may need attention. Hover over the age to see the exact creation timestamp.
  • The Temporary tab on the Requests page now includes an Originating request column with a clickable link to the original access request task. This provides quick access to the context for why the temporary access was granted.
  • Task insight information has moved from the main task Details tab to a dedicated Insights tab, decluttering the primary view.
  • Spotlight search, which you’ll find at the top of the navigation panel or by pressing Command+K is now faster and more comprehensive.

Fixed!

  • We fixed an issue with the Spotlight search overlay, which sometimes prevented clicks on the page after an item was selected.
  • When editing policy rules, the Require distinct approvers checkbox setting is now preserved when the Assign this task to selection is changed.
  • Campaign scope filters for risk level and compliance frameworks now correctly filter specific entitlements rather than returning all entitlements for a resource.
  • The campaign completion banner is no longer shown when the user has not yet completed any tasks but has no active tasks assigned.
January 30, 2026
We’ve redesigned the navigation with a unified left sidebar that consolidates end user and admin functions, adds hover-to-reveal menus and pinnable apps, and features a cleaner, more intuitive design that makes it easier to find and access the tools you need.

Automation and policy agents

We’re launching two new AI-powered agents designed specifically to help you build automations and policies faster and more accurately:
  • The Automation architect is a purpose-built agent for creating automations in ConductorOne. Describe the workflow you want, and the agent generates the complete automation with triggers and actions, making it faster to set up complex workflows. You’ll find this agent on the Automations page.
  • The Policy architect helps you build access policies by translating your high-level requirements into detailed CEL expressions. Simply describe the access control rules you need, and the agent generates the corresponding policy conditions. You’ll find this agent on the Policies page when creating or editing a policy.
These new agents are in beta while we gather feedback and improve functionality. Please let us know what you think!

Step-up authentication

You can now require step-up authentication for approval workflows involving sensitive access. When enabled, approvers must re-authenticate using multi-factor authentication (MFA) before approving high-risk requests. This additional security measure ensures that critical approvals are protected by fresh authentication challenges at the moment of approval, not just initial session credentials. Check out Configure step-up authentication to learn more.

Campaign improvements

  • Campaigns can now be configured to start and end automatically, eliminating the need for manual intervention. When a campaign is set to auto-start, we’ll review data accuracy before launch and notify campaign admins of any issues. You can choose whether campaigns should proceed automatically or wait for manual review when data issues are detected. Further details for how to set auto-start and auto-end on campaigns and templates can be found in Create an access review campaign.
  • The email address for each user’s manager is now included in the campaign tasks report.

Usability improvements

  • You can now display your organization’s name and logo in the ConductorOne interface. Navigate to Settings > Branding to upload your logo and set a display name.
  • You can now write policy conditions that check account types using AppUserType.SERVICE_ACCOUNT, AppUserType.SYSTEM_ACCOUNT, and AppUserType.USER, making it possible to create policies that apply differently to service accounts, system accounts, and human users.
  • The CSV report of users, which can be downloaded from the Users page, now includes a User ID column, indicating the source of each user’s identity data.
  • The CSV report of tasks, which can be downloaded from the Task log page, now includes separate columns for each tasks’ Status and StateTimestamp (noting the time when the task’s final action was completed) instead of a combined column. This report also now includes a Request Reason column populated with the reason the user provided when submitting the request.
  • When reassigning a ticket, you can now select Reassigned due to approver unresponsive as a quick response option.
  • Task statuses now more accurately report specific policy wait conditions. For example, you’ll see “Waiting until scheduled time” or “Waiting for duration” instead of the generic “Awaiting assignee”.
  • App descriptions (which you can edit on each app’s details page) are now shown on the New request form to help users quickly identify which application they need.
  • Your personal API credentials table now includes a Scope column showing each key’s permissions (Full Permissions or specific roles).

Fixed!

  • The Last submitted on icon is now correctly shown once you’ve submitted reviews in a campaign.
January 23, 2026

Requestable automations

Safely expose powerful automations to end users without granting standing admin access. The new requestable automations feature lets you convert backend workflows into governed, on-demand services that users can request from the Actions tab in their access catalog.Configure automations to collect required information via custom forms, apply policy-driven approval gates, and execute steps with full audit trails. Common use cases include just-in-time infrastructure provisioning, scoped admin tasks, and operational workflows like hardware requests or environment management.Visit Configure requestable automations to learn more and get started.

Batch submit access reviews

You’ll now submit multiple access review decisions at once, improving efficiency while maintaining a clean audit trail. Here’s how this change will impact your review workflows:
  • For reviewers: As reviewers make decisions, they’re now held in a pending state, allowing reviewers to work through complex campaigns at their own pace and perform a final review of their decisions before they’re recorded permanently. When ready, reviewers click Submit to finalize all pending decisions in a single batch. Full details can be found in the end-user How to review access doc.
  • For campaign admins: Campaign administrators can track all review submissions on the campaign’s new Submissions tab, which provides a complete log of when reviews were submitted, by whom, and the breakdown of certifications versus denials. Export submission data as a CSV for audit purposes or to analyze reviewer activity patterns.

Access operations dashboard enhancements

  • You can now export key access operations dashboard metrics as CSV files for further analysis. Download data for apps with the most new requests, revocations, and user accounts. Additionally, you can now export a list of open extension requests for all expiring grants and grants expiring within a specified timeframe.
  • The new Response time by user table shows p50, p90, and p99 response times for each user. All columns are sortable to help you quickly identify bottlenecks in your review processes.

Usability improvements

  • Hover over a connector’s name in the page header on the connector details page to reveal a tooltip containing the Connector ID and Catalog ID (if applicable), along with a copy-to-clipboard option.
  • Extension tasks now have a dedicated icon to make them easier to identify in task lists.
  • The Revoke button is now hidden for grants that are inherited through group memberships. This prevents users from attempting to directly revoke access that must be managed at the group level.
January 16, 2026

Extension grant task improvements

When an extension grant task is canceled because the associated app user was deleted (this often occurs because the access times out and the account is automatically deprovisioned), a new request task will now be automatically created. The new task includes a comment linking back to the original canceled request, and the audit log shows the origin of the task and includes a link to the original.

CEL improvements

  • Policy conditions can now leverage task.subjectUserId and task.requestorUserId in CEL expressions. This enables more granular policy configurations, such as automatically confirming tasks where the requestor is the subject (such as a user revoking their own access).
  • You can now see which CEL-based attribute mappings run into errors. Look for the orange triangle indicator on the Attribute manager page, and click View errors to see what went wrong. No more guessing why a user’s profile field is empty!
  • The CEL editor has been redesigned for clarity and ease of use. Improved layout, highlighting, and validation make it easier to write, understand, and troubleshoot automation logic.

Usability improvements

  • You can now assign a group as the fallback on any policy step that allows fallback reviewers. This provides additional flexibility in ensuring tasks are always assigned to an available reviewer.
  • To streamline the information architecture of the app, we’ve relocated the Security dashboard to the Analytics section.
  • Users with the Access Request Helpdesk role can now revoke grants, expanding their ability to manage access requests on behalf of users.
  • When scoping a campaign, you’ll now find that lists of apps are now alphabetized, making it easier to scan and select the applications, groups, or resources you want to include. This small change should make large campaigns faster to configure and review.

Fixed!

  • We resolved an issue where provisioning instructions were not correctly passed to external Jira tickets when multi-step provisioning was configured for an entitlement. Instructions will now appear as expected in the Jira ticket description.
January 9, 2026

Accessibility improvements

We’ve made significant accessibility improvements to end-user pages in ConductorOne. These pages now meet WCAG 2.0 Level AA standards, ensuring a more inclusive experience for all users.Key improvements include:
  • Keyboard navigation - All interactive elements are now fully keyboard accessible, making it easier for users who prefer or require keyboard navigation
  • Enhanced focus and hover states - Clear visual indicators help users track their position and interactions on the page
  • Screen reader compatibility - Proper labels and semantic markup ensure compatibility with screen readers and other assistive technologies
  • Improved contrast ratios - All text and interactive elements now meet WCAG AA contrast requirements for better readability
These enhancements benefit everyone, from users who rely on assistive technologies to those who simply prefer keyboard navigation or work in challenging viewing conditions.

Access operations dashboard

On the new Access operations tab on the Analytics page, you can:
  • See how many access grants are expiring in the next 24 hours and 7 days
  • Track open extension requests
  • Understand outcomes for expiring access over time, including whether grants expired or were extended
  • Compare your permanent vs. expiring grants to get a clearer sense of long‑lived access in your environment
  • Monitor review response times (p50, p90, p99), filterable by task type and user, so you can spot bottlenecks and slow approval paths
This dashboard is designed to help teams quickly understand where access is about to change, how reviewers are handling requests, and where review processes may need attention.

Usability improvements

  • You can now configure a policy to skip a step or cancel the task when an approval step SLA is violated, giving you more control over how your access request workflows handle time-sensitive approvals.
  • Filters now return up to 50 items (increased from 25) when scoping a campaign, making it easier to find and select the resources you need.
  • The unstructured user access reviews view now spans the full width of the page, providing more space to see details and make informed decisions.
January 2, 2026

Microsoft Teams app live on Microsoft Marketplace

The ConductorOne integration for Microsoft Teams is now live on Microsoft Marketplace, making it easier to discover, install, and deploy ConductorOne directly within your Microsoft ecosystem. Ready to bring C1 into your Teams workspace? Check out our docs on the MS Teams integration to get started.

Usability updates

  • We’ve added one-click links to the end-user view of a campaign on the campaign’s admin page, both in the header and the send reminder modal. Quickly capture and share these links to let users know exactly where to go to complete their reviews.
    A screenshot of a campaign's Overview tab with the links to the campaign in the header and in the open send reminder modal highlighted.
  • You can now configure the columns shown on the Assigned to me and My requests tabs of the Requests page.
  • You now have the option to include a Resolved on column when customizing columns on the Requests and Task log pages, as well as when completing access reviews using the Unstructured view.

Fixed!

  • We’ve improved the handling of tasks when a delegated user is assigned but cannot complete a task that they are the subject of because self-approval is not allowed by the task’s governing policy.
December 19, 2025

Usability updates

  • Building precise access policies just got simpler. Directory status is now a built-in option when selecting a profile attribute within the basic condition builder. This allows you to create and parse CEL conditions based on a user’s status without having to write the expressions manually.
  • You can now use {{ .Resource.Name }} to reference the display names of resources when setting up custom templates for an external ticketing provider.
  • We’ve updated Slack notifications for expiring access to include the entitlement description directly below the entitlement name. This small change provides much-needed context, helping users quickly identify exactly what access is about to lapse without having to leave Slack.
  • You now have the option to set entitlement description and task number as columns when reviewing tasks in the By app or By user views. Entitlement descriptions are also now included in the review’s details.

Fixed!

  • We updated a log message that was giving the impression that an action had been completed to more accurately state that the actions has started.
December 12, 2025

Campaign dashboards

We’ve supercharged the campaign dashboard to give you more powerful insights on your campaign’s progress, with granular data on reviewers, open reviews, and decisions.
  • Reviewer performance: Track reviewer decision rates and average review time. See who’s holding up the queue and remind them to finish their reviews.
  • Progress by app: Gain clarity by precisely tracking review completion status broken down by application.
  • Workflow visualization: A campaign burndown chart lets you visualize the campaign’s remaining open reviews over time.
You’ll find the updated dashboard on every running and completed campaign.

Usability improvements

  • You can now revoke access for yourself or your direct reports from the App catalog and Profile tabs of the Requests page. Click Revoke next to a granted entitlement, or revoke entitlements in bulk by selecting the relevant checkboxes and using the bulk actions control at the bottom of the screen.
    A screenshot of the App catalog tab with the Revoke button for a granted entitlement highlighted.
  • We’ve added a new control on the Notifications page that lets admins disable all email notifications for their ConductorOne tenant, including digest emails.
  • Good news, Microsoft Teams users: you can now use the ConductorOne app for Teams to create new access requests. Check out Request using the Microsoft Teams app for details.
  • The cone get command now supports custom form fields for entitlements, allowing you to provide required data either interactively or non-interactively via the --form-data flag. For details, check out Custom forms in the cone docs.
December 5, 2025

Customize user avatars

ConductorOne now supports custom user avatars! To change your own user avatar, open your profile menu in the upper right corner of the screen, click your name, then click the edit icon on your current avatar image.Not content just updating your own avatar? On on the user details pages, managers can also upload avatars for their direct reports, and Super Admins can upload avatars for any user.

New bulk actions

  • You can now set attribute values in bulk on an application’s Entitlements tab by selecting the Set attributes option from the bulk actions menu.
  • You can also set or update account owners in bulk on an application’s Accounts tab by selecting Set account owner from the bulk actions menu.

Usability improvements

  • On the Requests page, users can now efficiently search for entitlements across all applications by using the dedicated search filter on the App catalog tab.
A screenshot of the Requests page showing the App catalog tab selected and a search for the term 'access' returning multiple entitlements from various apps.
  • If enrollment in an access profile should not be granted indefinitely, you can now set a Max enrollment duration on the access profile.
  • When creating a custom request form, you now have the option to hide the default Justification field.
  • A new Display to user setting on profile types allows you to choose whether a profile is shown on users’ details pages.
  • On a campaign’s Tasks tab, click the Generate CSV icon to create and download a report containing all tasks included in the campaign.
  • On the Analytics page, click any app name in the Access management overview section to see details on the requests, revocations, or accounts for that app within the selected time period. Click the Generate CSV icon to create and download a report of this data.
  • To make it easier for users to understand exactly what they’re reviewing in a campaign, the by-user reviews view now shows the exact entitlement under review instead of the parent resource.
  • We’ve consolidated entitlement provisioning and deprovisioning settings into a single new Access management section on an entitlement’s details page.
  • When clicking to the next or previous page of a table, the view now automatically scrolls to the top, improving the navigation experience.

Platform updates

  • You can now create campaigns and campaign templates using Terraform.

Fixed!

  • We resolved an issue that was impacting the accuracy of grant counts on the ConductorOne app.
  • The data preview shown when adding user profile attributes now accurately accounts for all mapping sources and profile types, ensuring you can reliably test your mappings before deployment.
  • When completing reviews using the unstructured view, the All filter now correctly displays all tasks, including both completed and incomplete items, providing a comprehensive view of review progress.
  • When mapping file attributes, your selected custom attribute value no longer vanishes when a mapping is selected.
  • If a task is reassigned, its governing policy’s settings, such as requiring justification, are enforced correctly.
  • Tasks and follow-up information requests are now correctly created for multi-entitlement requests where some entitlements in the batch have a required form and others do not.
  • You can now successfully upload Python-generated .xlsx files.
November 21, 2025

Customize your columns and filters

A highly requested feature is here! You can now customize and rearrange the columns displayed on the Task log page and when completing access reviews using the Unstructured view. To create your personalized table, click the column icon in the upper-left corner of the table, select the columns you want to see on the page, and drag them into the order you prefer. ConductorOne will save your customizations even when you refresh the page or navigate away.
A screenshot of the Task log page with the column personalization dropdown open and three columns selected.
You can also select which filters you want to use on the Task log page by using the new Filters dropdown.

Usability improvements

  • We’ve added a new query to the Access explorer page: Active external accounts. This list can be downloaded as a CSV for easy sharing and analysis.
  • You can now create fine-grained revoke entitlement steps in your automations. Use criteria such as the entitlement risk level or compliance framework to zero in on which entitlements to revoke or to exclude from revocation.
  • The task report you can generate and download on the Task log page now includes details on who approved each task and the approver’s email address, making it easier to track and audit approval workflows.
  • When creating attribute mappings in the new directory UI, you can use a mix of direct mappings and CEL expressions for each source. This allows you to set up complex fallback logic, which is especially useful for attributes that accept multiple values, such as Additional Usernames.
  • You can now configure the deprovisioning process to be used for an entitlement on the entitlement’s details page, providing more granular control over resource clean-up.
  • The Microsoft Teams app now sends notifications to the relevant admins when a connector experiences a sync error or detects an anomaly in the synced data.
  • You’ll find a new Access management overview section on the Analytics page, which show the apps with the most new requests, new revocations, and total user accounts for the selected time period.

Fixed!

  • Custom user profile attribute mappings are now preserved when you upload a new file to replace an existing one in a file connector.
  • We fixed a bug in the App catalog that prevented you from deselecting any entitlements once 10 had been selected.
  • If a bulk action requires a reason or comment, the comment field will not be hidden by default.
November 14, 2025

Introducing Super Directory

We’ve launched a powerful update to ConductorOne user management, separating account creation from attribute management. Designate a single source of truth for users and effortlessly pull additional user data from any connected app. View the docs on connecting a directory and mapping user data for details.Plus, meet profile types. This new feature lets you easily segment your diverse workforce (like employees versus contractors) to ensure administrators only see the exact user data they need, simplifying management and boosting efficiency. To learn more and get started, visit the profile types documentation.

Microsoft Teams integration

With the new ConductorOne app for Microsoft Teams, you can interact directly with ConductorOne without leaving Teams to manage access requests, receive notifications for new approval tasks, and approve or deny requests directly from the Teams interface. This integration also allows users to track the progress of their open access requests and get immediate updates.

Usability improvements

  • The updated access reviews experience we announced a few weeks ago is now live for all ConductorOne customers. We’ve also added the toggle that lets you move between all assigned reviews and those still awaiting a decision to the unstructured reviews view.
  • On the Analytics page, you’ll now find cards tracking the average completion time for request, revocation, and review tasks. Additionally, we’ve introduced a new Identities section, which displays new and total accounts broken down by user or service type. (Please note that data in this section from before November 1, 2025 might not be accurate.)
  • Accounts that are not associated with an email address from a trusted domain are now labeled External across ConductorOne, and indicated on each entitlement’s Grants tab with a globe icon.
  • We’ve added a dropdown data type to custom forms, allowing administrators to define selectable options for users.
  • To improve security, users with the Campaign Admin role can now only see and modify campaign that they also own.

Platform updates

  • You can now manage vaults using the ConductorOne API and Terraform provider.

Fixed!

  • We repaired an issue that was preventing users with the Read-Only Admin user role from viewing all campaigns.
  • You can successfully reference attribute names that contain spaces when creating a profile type membership automation.
  • Prior search results are cleared properly when you move on to a new screen when building a campaign.
October 31, 2025

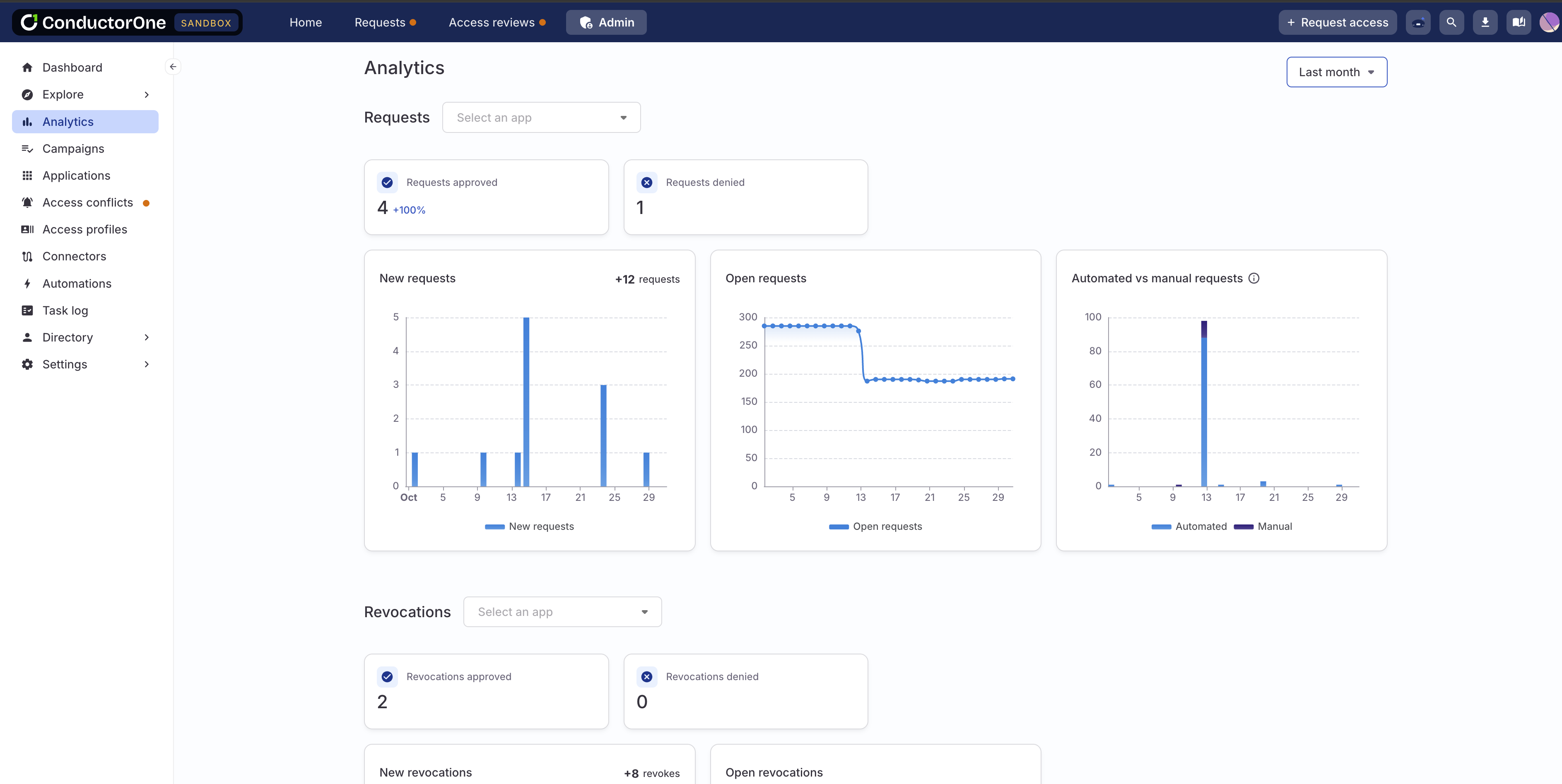
Early access: Analytics

We’re excited to bring you an early access launch of a much-requested feature, which will help you see at a glance how access is changing over time in your organization. On the new Analytics page, you’ll find customizable graphs and high-level metrics about the requests, revocations, and reviews flowing through ConductorOne in the past day, week, or month.
A screenshot of new Analytics page showing graphs and summary data of requests and revocations in the past month.
Please be aware that open review ticket data from early October might not be fully accurate. We’re already working to expand and improve this feature, so send us your feedback and ideas!

Usability updates

  • You can now require that a different user approves each step in request and review policies. Enable Require distinct approvers on a step to prevent users who approved previous steps from approving the current one. For full details, visit the docs on Policies.
  • Need a report of all the access granted to a certain application account? You can now create and download one by navigating to Requests > Accounts > View access and clicking the Generate CSV button.
October 24, 2025

Updated access reviews experience

We’re rolling out an updated experience for completing access reviews by app. The new design lets users toggle between all assigned reviews and those still awaiting a decision. We’ve also streamlined the page design to use space more effectively and make it easier to quickly complete your assigned reviews.
A screenshot of the updated access reviews by app interface, showing the new to-do and all toggle options at the top of the page.
Don’t see this update yet? To avoid disrupting in-progress work, we’re rolling out the new access review design in phases. Customers without an active campaign will see the new design immediately. If you have an active campaign, we’ll enable the new design once your current campaign concludes. Let our support team know if you have any questions.

Usability updates

  • We’ve added new time functions to our CEL library, allowing you to work with dates and times in CEL expressions. Visit the CEL expression reference on time functions to learn more and see examples.
  • We’ve updated the design of the bulk action submission modal to make it clearer that adding a comment is optional. The comment field remains is now hidden by default. If you want to leave a note, click Add comment to reveal the input form.
  • Users with the Super Admin role can now create a revoke task for a grant when access is no longer needed or appropriate from the Accounts tab of a user’s details page.
  • For teams using ConductorOne’s Copilot-powered service desk integration, a new Auto-submit requests setting is available. When enabled, all valid requests will be automatically submitted, and only invalid requests will be routed to your team for manual review.
  • You’ll now see a notification popup when the process of closing a campaign gets underway, and another when the campaign has been successfully closed.

Fixed!

October 17, 2025

Usability updates

  • Campaign reports now include a notation of whether the campaign was scoped to include only accounts associated with email domains that are marked trusted or external to your organization.
  • To help you more quickly and easily find and resolve validation errors when configuring an automation, you’ll now see a banner in the configuration drawer alerting you if a validation error has occurred.
  • We’ve added an indicator of the last time identity data was updated to the Identities dashboard on the Inventory page.
  • We’ve been working hard behind the scenes to reduce the time it takes for a connector to sync. Among other performance improvements, you’ll now experience a faster initial data sync when setting up a new application.

Fixed!

  • When Max request duration is enabled for an entitlement, Indefinite is no longer an option in the duration selector.
October 10, 2025

Usability updates

  • Campaigns and campaign templates can now be configured to automatically notify campaign owners and auto-generate a campaign report when the campaign ends. Find these controls on the campaign or template’s Configuration tab.
  • You can now use a CEL expression to form a UAR campaign’s list of users or accounts to be reviewed.
  • When scoping a UAR campaign by account parameters, you now have the option to include only accounts associated with email domains that an admin has marked as trusted or internal to your organization, or only those domains external to your org.
  • On a campaign’s Tasks tab, you can now filter the list of tasks by account type (user, system account, or service account). Additionally, the Task filter is now called Task type and allows you to zero in on review or revoke tasks.
  • To prevent backend issues with the source of C1 users, if your C1 tenant lacks at least one directory app, you’ll now see an alert on the admin dashboard.

Fixed!

  • We fixed issues that were preventing users with either the Connector Administrator user role or both the Read-Only Admin and Basic User user roles from completing their assigned tasks.
October 3, 2025

Usability updates

  • In lists of tasks, such as on the Task log page or on a campaign’s Tasks tab, you’ll now see a Suspended or Deleted chip next to the name of any task assignee whose C1 account is not active.
  • If an application has more than 10 resource types, you’ll now find a dropdown resource type filter on the app’s Entitlements tab, rather than quick filter buttons for each resource type.
September 26, 2025

Usability updates

  • We’ve added more information about users as well as new manager, department, and job title filters to the user search and list-building modal. Access this modal by clicking Show filters on a user selection field.
    A screenshot of a user selection modal, showing the managed by and job title fields in use.
  • Ready to delete an object like an application, connector, or access profile? You’ll now be asked to confirm your action by typing the word “DELETE” rather than the full name of the object.
  • When setting up a Revoke entitlements step in an automation, you now have the option to revoke all entitlements. This option will create revoke tasks for all entitlements currently granted to the selected user.

Fixed!

  • When a limited-duration grant has expired, it is now shown on the user’s App catalog page as requestable, rather than granted.
September 19, 2025

Usability updates

  • When configuring a policy rule that assigns a task to a group, you can now set a different group as the fallback reviewer.
  • On the Users page, you’ll find new filters for sorting users by job title, manager, and department.
  • Notifications about expiring access are now more precise and show exactly how much time remains before the access expires.
  • Previously, we only showed the Connectors tab on an application’s details page if more than one connector was configured for the app. But we’ve heard your feedback, and you’ll now find the Connectors tab on every application details page.
  • Only active users are shown in the list of users a manager or admin can select from when requesting access for a colleague.
September 12, 2025

Usability updates

  • To make access profiles easier to track and manage, we no longer enforce an entitlement’s maximum grant duration, if set, when it’s part of an access profile. Each full access profile is granted and managed as a single, consistent unit, and does not expire piecemeal. Maximum grant durations are still applied on individual grants.
September 5, 2025

Usability updates

  • To help you zero in on the users, accounts, or entitlements you’re looking for, we’ve added a new Show filters option to select dropdown fields across the app. Click Show filters to open a selection experience with search and filter options that makes it easier to build a list of the assets you need.
    A screenshot of part of the membership automation editing drawer on an access profile, showing the new filters icon on the sync users from and excluded users fields.
  • We’ve made it easier to create a revoke task for a grant when access is no longer needed or appropriate:
    • Users can create a revoke task for their own unneeded access on the Accounts tab of their Requests page by clicking View access.
    • Managers can create revoke tasks for their direct reports on the Accounts tab of the Requests page by clicking View access.
    • App owners can create revoke tasks for access held by accounts in their app on the app’s Accounts tab by clicking View access.
    A screenshot of the Accounts tab on a Requests end user page, highlighting the View accounts button and then showing the account details drawer with Revoke buttons emphasized.
  • Only users with the Super Admin role in ConductorOne can move unmanaged apps to managed.
  • Application owners with the Application Admin role in ConductorOne can now add existing request forms to the entitlements in their apps. Only users with the Super Admin role can create new request forms and modify existing forms.
  • We made improvements to the input fields for the Task action automation step. You’ll now find it easier to customize an automation to close or reassign the tickets concerning a user or assigned to a user.
  • Eagle-eyed users might have noticed that we’re freshening up some key aesthetic details of the web UI. We won’t list all our changes here (we’ll leave them for you to discover!), but two we’re especially pleased about this week are colorful new avatars for users and user app accounts, and a progress bar that’s shown if you bulk submit a large number of campaign reviews.

Platform updates

  • Use Terraform to link a new custom ConductorOne group to an existing IdP group so that ConductorOne matches and merges the two groups during the first sync of the IdP. Learn more and see an example script in the Terraform docs.

Fixed!

  • We fixed the names of the bulk actions used for marking multiple grants deprovisioned.
August 29, 2025

System management controls

On the new System management page in the Settings section, we’ve added controls that allow Super Admins to disable all Slack and email notifications, access profile membership automations, and automations for your ConductorOne tenant.Use one or all of these controls when a temporary pause in regular ConductorOne operations is necessary for testing, to prevent unintended consequences, or to perform critical maintenance. Check out Temporarily disable system features for all the details.

Usability updates

  • You can now configure a policy step to wait for a set amount of time between one hour and one month, or until a specified time in the next 24 hours. To use these new options, select Wait for when editing a policy step, then select the Duration or Time of day.
  • We’ve added a field ID to each field in a request form so you can reference fields when customizing external ticketing templates.

Platform updates

  • We’ve released a new version (1.0.18) of our Terraform provider, which adds list operations for all data sources.
August 22, 2025

Request forms

If you need requestors to answer questions or provide additional information when requesting certain entitlements, you can now create custom request forms that gather this data. Build request forms to gather precisely the information you need, and set them on one or many entitlements. Check out Collect additional information from requestors using request forms to learn more and get started.

Automations updates

  • We’ve added two new automation trigger options: Grant found and Grant deleted. Set up these triggers to kick off an automation whenever a specific type of change in a user’s grants occurs.

Usability updates

  • On the Applications page’s Managed apps tab, you’ll now find a column showing the number of accounts in each app.
  • If an access profile does not yet have any members, no role mining recommendations are shown.
  • We swapped the order of columns on the Connectors page, so the links to connectors (instead of links to applications) are at the far left of the screen.
August 15, 2025

Automations updates

  • We’ve added a new automation trigger option: Incoming webhook. Set up this trigger to kick off an automation whenever a certain action happens in a connected system.

Usability updates

  • Good news for anyone heading out on vacation this month: When setting your own out-of-office delegate you can now select a Permanent (ongoing) delegate or a Temporary delegate with specified start and end dates for the delegation period.
  • Assigned access request approvers and users with the Super Admin user role can now change the duration of a requested grant before approving the request. The change in duration will be noted in the task’s audit log.
    A screenshot of a request task in the ConductorOne UI, showing the duration field in its active edit state.
August 8, 2025

Automations updates

  • We’ve added a new automation step option: Send Slack message. Use an automation to send a message to a Slack channel when the automation’s conditions are met.

Usability updates

Fixed!

  • We’ve fixed an issue that was preventing enrollment counts from updating properly after enrolled users were deleted.
  • If you change applications when setting user attributes, the list of available application attributes is now shown correctly.
August 1, 2025

Role mining

To help you construct well-scoped access profiles and identify overlaps in current access across groups of employees, we’ve introduced data-driven role mining recommendations in the access profile Manage entitlements drawer. ConductorOne automatically identifies apps strongly recommended for addition to an access profile as well as those that might be a good fit. Go to Role mining recommendations to learn more.
A screenshot of an access profile's manage entitlements drawer, showing entitlements tagged with a recommendation to add or consider adding to the profile.

Usability updates

  • Click on the chips at the top of each policy’s details page showing the number of apps, entitlements, campaigns, and campaign templates the policy is applied on, and you’ll open a drawer showing the details of where the policy is applied.
  • Connectors that support continuous sync (meaning that new data is synced as it becomes available, rather than on a set schedule) now have this capability indicated on their status chip.
  • Click a connector’s Connected or Error status chip to quickly open the connector’s log and sync history.
  • ConductorOne groups and access profiles can now be included in conflict monitors.
  • When creating an access profile or setting an app’s standard audience and choosing the conditions for membership, you can now choose any entitlements (not just groups).
  • When completing reviews using the Review by app view, you’ll now find the entitlement’s description printed at the top of the review section.
  • If you’re editing a policy and navigate away without saving your changes, we’ll ask you to confirm so you don’t accidentally lose your work.
  • The JSON data returned from automation runs is now better formatted and easier to work with.

Fixed!

  • When doing a test run of an unused access automation, only accounts in the relevant app are available as test subjects.
  • We fixed an issue that was preventing the Read-only API client scopes from being displayed in some cases.
July 25, 2025

A note on connector versions

We’re in the process of upgrading our older connectors from v1 to v2 to improve performance and enable long-term support. While your existing v1 connectors might be marked as deprecated, they are still supported. No action is needed at this time unless you encounter a non-critical issue, in which case we may guide you to migrate.

Unused access automations

The new Unused access section on each app’s details page lets you see and manage app accounts that have not been used recently, and that might be good candidates for revocation. Click Account unused > 30 days to view the list of accounts in that state.You can also set up tailored unused access automations from this section to notify, revoke, or perform the actions of your choice when access is not used within a specified timeframe. Go to Unused access automations to learn more.

Usability updates

  • Use the new UserType enum with the new type property in CEL expressions to focus on certain user types (human, agent, service, or system). For example, subject.type == UserType.SERVICE can be used to locate all service accounts.
  • To help you know how policies are being used across your ConductorOne tenant, we’ve added a count to the top of each policy’s details page showing the number of apps, entitlements, campaigns, and campaign templates the policy is applied on.
    A screenshot of the top of a policy details page, showing that the policy is applied to 3 apps, 2 entitlements, 75 campaigns, and 2 campaign templates.
  • You can now include Markdown tables in campaign instructions, access request instructions, and task comments.
  • When you make a request on the Requests page’s App catalog tab, a drawer now pops open to show you the newly created request task.
  • Disabled and suspended users are no longer shown as options when setting your own out-of-office delegate.

Fixed!

  • The edit button for an application’s description is now visible even when the description is extremely long.
  • When automatically deprovisioning an account, all steps in the policy are performed.
  • Clicking Next user in a by-user campaign correctly loads the next set of reviews.
July 18, 2025

Automations updates

  • We’ve added a new automation step option: Grant entitlements. Use an automation to grant a user one or more entitlements when the automation’s conditions are met.
  • App-specific automations can be created and managed by application owners who also have the App Admin user role. You can create, view, and manage these automations on the application page’s Automations tab. Go to App-specific automations to learn more.

Usability improvements

  • On the Applications page’s Unmanaged apps tab, we’ve made two key improvements:
    • Use the new Parent app filter to show only the child apps of a particular IdP, SSO, or federation provider.
    • Select multiple apps and move them in bulk to the Managed state.
  • Tasks for apps with last login information now have a color-coded clock icon to provide at-a-glance insight into how recently a user signed into the app.
July 11, 2025

Introducing automations

We’re thrilled to introduce automations, a powerful new feature designed to dramatically streamline your operational processes within ConductorOne. Build custom workflows to handle repetitive tasks, reduce manual effort, improve compliance, and achieve greater efficiency.Automations are ideal for:
  • Kicking off critical processes based on employee status changes
  • Providing seamless onboarding experiences
  • Ensuring secure and efficient offboarding
  • Managing role transfers with ease
  • Automating timely access reviews
Explore these new capabilities on the Automations page!

Inventory page

This new page in the Explore section gives you a comprehensive, single-pane-of-glass view of all your resources and identities synced to ConductorOne. You’ll also get insight into key sensitive credentials like API tokens and service account keys from select integrations.
A screenshot of the Inventory page, showing the Identities tab with the service accounts filter engaged.
With easy-to-use sort and filter tools on each tab, you can quickly pinpoint the exact information you need. Visit View identities, resources, and secrets to learn more.

Requests page improvements

  • We’ve redesigned the Profiles tab on your Requests page, making it easier to see which profiles and associated entitlements you’re assigned and can request.
  • A new filter on the App catalog tab lets you quickly view the apps you currently have access to, the apps available for you to request, or all of the above.

Usability improvements

  • You asked, and we’ve delivered: you can now add and change application icons. Check out Upload a custom app icon for details.
  • When you replace a file, you’ll now see information on the name of the previously uploaded file and the date when it was uploaded.

camelCase CEL expressions

We are adopting camelCase for all CEL expressions, and moving away from snake_case. This change will make writing and reading CEL expressions in ConductorOne more consistent, and is intended to improve the overall developer experience. You don’t need to modify any expressions you’re using today, but new expressions should be written in camelCase.
June 27, 2025

Usability improvements

  • You can now duplicate and edit an existing policy if you don’t want to start from scratch. Go to Duplicate an existing policy to learn more.
  • If you’ve completed all your assigned tasks in an open campaign, the campaign is moved to the bottom of the list on your Access reviews page.

Fixed!

  • You can successfully edit the scope of a campaign template.
  • Conflict monitor names no longer have a 20-character maximum length.
June 20, 2025

App account deprovisioning

By default, ConductorOne automatically sets the account deprovisioning process based on your app’s provisioning configuration. To customize deprovisioning, go to the app’s Controls tab and set how app accounts are deprovisioned.

Usability improvements

  • Entitlement and application descriptions are now shown on the App catalog page.
  • You can now format campaign instructions using Markdown to add emphasis, links, and structure.

Fixed!

  • Editing campaign templates with a large number of resources and entitlements is now faster and more reliable.
June 13, 2025

App catalog redesign

We’ve given the App catalog tab on your Requests page a refresh to streamline the process of viewing current access and requesting new access.
The app catalog tab page showing available entitlements with two entitlements selected and the bulk selection button visible.

View your profile and set your own OoO delegate

The new My profile page in your profile menu shows all the vital info about your ConductorOne user, including your manager and any direct reports.It’s also where you can now set your own delegate for times when you’ll be out of the office and unable to complete your assigned ConductorOne tasks.

Usability improvements

  • You can now edit (but not delete or rename) the built-in, auto-generated policies.
  • Realize the steps in a policy rule are in the wrong order? Use the new arrow keys to reorder them.
  • When setting an application owner, only users with active accounts are shown as options.

Fixed!

  • We’ve repaired an issue that was preventing the orphaned accounts explorer query and security dashboard card from populating correctly.
June 6, 2025

Streamline access request configuration

The new standard audience setting on an application lets Application Admins and Super Admins quickly make specific entitlements within the application requestable to everyone in your organization or to select groups, without the need to set up an access profile.

Usability improvements

  • You can now provide app-specific instructions to end users who are requesting new access.
    Two screenshots side by side, with the left one displaying the Instructions field on an app being filled out, and the right one showing those instructions on the Request access form.
  • Any connector that pulls data from an external data source now shows a Sync now button and an option to view the connector’s logs on the application details page and in the list of connectors.
  • If an app has linked entitlements to be set up, you’ll now see a banner on the app’s details page.
  • App population reports now display more relevant and helpful information. For example, the name of a role is now shown instead of the entitlement name “member”.

Fixed!

  • The names of unmanaged apps are now automatically updated when the corresponding apps’ names change in the IdP.
  • Deleted access profiles are no longer included in the access summaries shown on an app’s Entitlements tab.
  • You can successfully rename an access profile.
May 30, 2025

Connectors

The connector docs have a new home! Visit the connector release notes for this week’s updates.

Usability improvements

  • Revocation tasks related to your access are now included on the My requests tab on your Requests page.
  • We’ve added clearer error messaging to a task’s Audit log when a waiting for app user assignment provisioning error occurs.
  • Users no longer receive an email or Slack notification for each new entitlement they are granted when enrolled in an access profile.

Fixed!

  • The full list of an app’s linked entitlements is shown, instead of only the first 50.
  • You can now successfully delete steps in an account provisioning or deprovisioning configuration.
May 23, 2025

Vaults

Our new Vaults feature allows you to securely manage and distribute the initial passwords for application accounts provisioned through ConductorOne.
A vault's details view, showing three credentials.
Configure a vault on the Vaults page in the Settings menu, then direct an application configured for automatic account provisioning to deposit newly created account passwords in the vault. Only the vault owner and the new account’s owner can decrypt the new credential. Go to Vaults to learn more and get started.

Guiding you forward

In our continuous effort to create a more intuitive experience, we’re making some key adjustments to navigation and naming.
  • We’ve merged the Manage access page and all its features into a new one-stop-shop Requests page. Go to this page to submit a new access request, track the requests you’ve made for yourself or others, complete your request tasks, review your app accounts, and manage your temporary access.
    The end user Requests page showing the Assigned to me tab with four tasks.
  • On the new Requests page, the Expiring access tab is now named Temporary, and we’ve shortened Access profiles to simply Profiles.

Connectors

  • The Jira Data Center connector now supports account provisioning.
  • A new configuration field on the Slack Enterprise Grid connector adds support for GovSlack.
  • We’ve added more helpful error messages to help you diagnose connector sync failures caused by a service outage on the connected software.
  • The Microsoft Azure Infrastructure connector now syncs data on eligible permissions for storage accounts.
  • The Greenhouse connector now syncs roles for job permissions and future job permissions.

Usability improvements

  • You can now set a SLA (service-level agreement) fallback step on a policy. If no action has been taken on a task step when the SLA timeframe you set elapses, the task can be automatically redirected to use a new policy or reassigned to a different user.
  • On an application’s Entitlements tab, access controls information is now shown in the Requests column, where you’ll find a tooltip with info on which access profiles each entitlement is part of.

Fixed!

  • Conflict monitor alerts are now displayed correctly in Slack.
May 16, 2025

Guiding you forward

In our continuous effort to create a more intuitive experience, we’re making some key adjustments to navigation and naming.
  • You’ll now set up and manage linked entitlements on an application’s Entitlements tab. Click the Linked entitlements icon above the table to create and view linked entitlements for the app.
    An application's Entitlements tab with the Linked entitlements button highlighted.
  • Custom entitlements are now called virtual entitlements.

Connectors

Usability improvements

  • You can now create and download reports of the information on the Shadow apps tab and the contents of an application’s Grant feed.
  • If an app has any linked entitlements, a new summary card on the application’s details page shows the number of linked entitlements and provides a quick link to the setup drawer.

Fixed!

  • You can now successfully remove a deleted user from a ConductorOne group.
  • We fixed a bug that was hiding the Sync now button on ConductorOne groups in some circumstances.
May 9, 2025

Know before you request

Exciting news! When choosing entitlements to request on the Request access form, the dropdown now shows info on the access you currently have, any open requests, and access that will expire soon. If you’re requesting on behalf of someone else, this context is shown for their accounts.
Request access form showing indications of already granted app access and an open request for a specific entitlement.

Requests page revamp

We’ve reorganized and simplified the old end-user Tasks page, giving it a new name and a streamlined look. The new Requests page has two tabs:
  • Assigned to me has all the request, revocation, and provisioning tasks awaiting your attention
  • My requests lists all the access requests you’ve created, both for yourself and on behalf of others

Connectors

  • The Greenhouse connector now supports account provisioning. You can also use the connector to revoke Site Admin user permissions from accounts. We’ve added a new configuration field to support this feature. Check out the Greenhouse connector docs to learn more.
  • The Grafana connector now supports organization provisioning.
  • The Asana connector now syncs licenses and supports license provisioning. We’ve added a new configuration field to support these capabilities. Check out the Asana connector docs to learn more.

Usability improvements

  • We’re pulling like things together to make ConductorOne easier to navigate. The Users, Groups, and User data sources pages are now gathered in the new Directory menu.
  • You’ll now find the Policies page in the Settings menu.
  • A new query on the Explore page lets you build a custom list (or a downloadable report) of past grants.
  • New summary cards on each access profile’s details page let you see the state of the profile’s membership at a glance. Click a card to go directly to the list of current, pending, or expiring profile members.
  • When you add a second connector, file, or data source to an application, you’ll be taken to the app’s newly created Connectors tab without the need for a page refresh.
  • When a file is uploaded, the file mapping drawer opens automatically.

Platform updates

  • A new function, c1.directory.apps.v1.GetEntitlementMembers, has been added and can be referenced in condition expressions. Use this function with an app ID and entitlement ID to return a list of users who are currently granted the entitlement.

Fixed!

  • If needed, you can now successfully clear the value from a data mapping field when mapping data values from an uploaded file.
May 2, 2025

Refreshed app details page

Welcome to the streamlined and revitalized app details page!
Revamped app details page showing new header and summary count cards.
Some of the key improvements we’ve made include:
  • Hover over the app’s name to view its description, owners, and app ID.
  • See counts of the app’s open tasks, accounts, and entitlements at a glance.
  • Click a summary card to go directly to the list of the app’s open requests, open reviews, accounts, or entitlements.
  • Set the app’s Preferred review policy for access reviews.

Connectors

  • New this week: RingCentral and CouchDB.
  • If a connector has failed three syncs following a successful sync, the connector owner (or the application owner if a connector owner is not set) will receive a email notification about the connector sync error.
  • The Grafana connector now supports account provisioning.
  • The Asana connector now supports account provisioning and has a new configuration option to add the ID of the workspace where newly created accounts should be added.
  • The Incident.io connector now syncs basic and custom roles.
  • To improve performance, the Okta-AWS Federation connector now requires that identities be pulled from an Okta connector. See the Okta AWS Federation connector docs for more information.

Usability improvements

  • We heard your feedback: Users with the Application Owner user role can now only see the applications they own.
  • On an entitlement’s Grants tab, users with the Super Admin user role can now change the expiration date of grants, or remove the expiration entirely.
    Grants tab showing the bulk actions panel open to display new expiration options.
  • When relevant, your digest email now includes a section on access grants that will expire soon.
  • When requesting an access profile on the Manage access or Request access pages, you can now specify how long you need the access profile for.
  • We’ve consolidated access profile configuration settings on a new Controls tab on the access profile’s details page.
  • An access profile’s description is now shown in the header on its details page, where you can edit it if needed.
  • If a review ticket does not have an assignee, it is now reassigned automatically to the campaign’s owners.
  • User avatars have been spruced up for spring with a colorful update!
  • Access review assignment cards on the Home page have a new design, and now vanish from the page once your assigned tasks in the campaign are complete.
  • Click the new Process now control on the External ticketing page to force a refresh of the external ticket’s state.

Fixed!

  • We repaired a bug that was causing some tasks to get stuck after a wait step.
April 25, 2025

Connectors

  • New this week: Tray.ai, Incident.io, and Atlassian.
  • The Workday connector now supports syncing manager details when using the custom report in JSON format.
  • The Slack Enterprise Grid connector now supports account provisioning.
  • The Salesforce v2 connector now allows you to opt into syncing connected applications.

Usability improvements

  • A connector’s configuration details, audit trail, and sync history are all shown in a new Connector log drawer on the associated application’s details page.
  • Current information about an external ticket created by ConductorOne for a provisioning assignment, including ticket status and a link to the ticket, is now shown on the associated task’s details page. We’ve also improved the logging of fatal errors in external tickets, helping you to more easily understand and resolve issues.
  • Deleted users are now excluded by default from the Users page. Use the Status filter to show deleted users.
  • When requesting an access profile using the Request access form, click Create link to create a sharable link to the form with your inputs captured.
  • When a specific entitlement cannot be provisioned until an app account is created, the task’s execution plan and audit log now more clearly show the issue and the steps being taken.
  • Last login is now a default account attribute when mapping data values from a file connector. For existing file connectors, refresh the connector’s data to view and set this new mapping option.
  • When setting up a policy that allows reassignment of tasks, you now have the option to limit which users a task can be reassigned to. Only the members of the reassignment allowlist will be available when a user reassigns a task.
  • You can now set a default access review view on a campaign or template. The default view setting (by app, by user, or unstructured) will open every reviewer’s access reviews in the view you select, but reviewers can switch to a different view, if desired.
  • Open tasks are now automatically canceled when a key object is deleted. When a user is deleted, their grant requests are canceled. When a grant is revoked, access reviews concerning it are canceled. When an entitlement is deleted, both grant requests and access reviews for it are canceled.
  • Super Admins now have the option to skip a step in a task from the (more actions) menu.

Platform updates

  • We’ve added two new associated IP addresses: 52.33.197.26 and 54.68.132.142. All ConductorOne IP addresses are listed at the top of the Connectors overview and FAQ doc.
  • A new field, user.username, has been added to the User object and can be referenced in condition expressions.
  • We’ve released a new version (1.0.3) of our Terraform provider.

Fixed!

  • Name changes to access profiles are now shown correctly throughout ConductorOne.
  • The Generate report button is no longer displayed if a user does not have permission to generate reports.
  • When requesting access, the Which entitlements? dropdown now returns matching resources as well as entitlements.
  • Application owners can only delete the apps that they own.
  • The ConductorOne Slack app now shows a more helpful error message if a search for apps returns more than 100 results.
  • We fixed an issue that was preventing the successful scoping of campaigns by unused access.
April 18, 2025

Request access upgrades

On the Request access form, you’ll now find Basic app access and All other entitlements combined within the Which entitlements? dropdown. Save time and clicks by requesting both app access and one or more specific entitlements in a single request.
Request access form showing both app access and a specific entitlement in the entitlements field, and a highlight on the Create link control.
At the bottom of the page, click Create link to create a sharable link to the form with your inputs captured. Use these links to quickly share pre-filled request forms in Slack, email, your company wiki, or anywhere you share info with colleagues.

Connectors

  • New this week: Rootly.
  • The Salesforce connector now supports automatic account provisioning, syncs connected applications, and syncs information on each account’s last login.
  • The Workday connector now syncs security groups, and can be configured with a custom report in JSON format.
  • You can now configure the Asana connector using a service account token.
  • The AWS connector now syncs information on each account’s last login.
  • The NetSuite connector now supports provisioning roles.

Usability improvements

  • You might have noticed the Task log table stating that a page displayed “1 - 100 of more than 100” tasks. While technically correct, “more than 100” wasn’t very helpful, so you’ll now find the full task count instead.
  • On the Manage access page, we’ve added an Accounts tab listing all your application accounts with their status, user roles, and last login information, as available. If you’re managing access for another user, use this tab to quickly view a summary of their current accounts.
  • You can now use Markdown formatting in comments on tasks to make your notes to other ConductorOne users as bold, italicized, or linked as you’d like.
  • If the user who is the subject of an access review task is deleted after the campaign has started but before the task has been completed, that task is now automatically canceled.
  • When an external ticket for a provisioning assignment created by ConductorOne is resolved, this is now noted in the associated task’s audit log.
  • On the Users tab, you can now download a custom report of the full users list or a filtered selection.

Fixed!

  • When writing CEL expressions to configure account provisioning, enter subject.attributes.CUSTOM USER ATTRIBUTE to reference a custom user attribute you’ve set up in ConductorOne. (This replaces the subject.profile.CUSTOM USER ATTRIBUTE syntax used previously.)
  • You can successfully apply multiple filters to the Task log page.
April 11, 2025

Updates to app creation and management

Building and managing applications in ConductorOne just got easier! Our updated Applications experience features an intuitive app creation flow for seamless data source integration and a powerful new app details page where you can kick off connector syncs, view top-line application stats, and configure account lifecycle management.

New user role: Application Admin

The new Application Admin user role lets application owners see all apps and manage the apps they own. Learn more about this new user role’s permissions and limitations in the User roles doc.

Early access: Automatic account provisioning

Certain connectors can now be configured to automatically create new accounts, saving IT teams the time and hassle of manual provisioning. A handful of connectors have this functionality today, with many more coming soon. Check out Provision new accounts to learn more.This new feature is in early access while we gather feedback and fine-tune its details. Let us know if you’re eager to give it a try!

Connectors

  • The Jamf connector now syncs dynamic roles.
  • The Google Cloud Platform connector now syncs organizations.
  • A new configuration option on the Google Cloud Platform with Google Workspace connector allows you to specify which projects you want the connector to sync.

Usability improvements

  • We’ve added a Created on column to the Task log page.
  • The new Access profile memberships access explorer query lets you dig into access profiles, their members, and related data.
  • Hotkey ninjas, this one’s for you: the global search feature can now be opened with ⌘ + K or Ctrl + K.

Fixed!

  • We repaired a bug that was preventing users from revoking their own access.
  • Users with the Campaign Admin user role can successfully generate campaign reports.
April 4, 2025

Connectors

  • New this week: SAP SuccessFactors, Notion, and Jenkins.
  • The Tailscale connector now syncs roles, devices, and invites.
  • The Dayforce connector now syncs roles and groups.
  • The Google Workspace connector now syncs Google custom attributes.
  • These connectors received updates and fixes:
    • Azure Infrastructure (fixed sync errors when a mailbox fetch fails and errors when optional values were unset)
    • Entra ID (captures enterprise application usage)
    • Google BigQuery (fixed the cause of a sync error loop)
    • Okta (fixed errors that occurred when expected data was absent)
    • Workday (adds support for multiple roles in a custom report)

Usability improvements

  • On the new Organization page in the Settings area, you have the option to set your organization’s trusted domains. Accounts associated with a domain not on the list of trusted domains will be marked External in ConductorOne.
  • You’ll now find a Created between date range option when filtering tasks on the Task log page.
  • Entitlement details are now shown in tooltips on the Task log page.

Fixed!

  • We repaired a page-load issue and improved page load performance.
  • We fixed an issue that was preventing campaign accuracy details from loading on some large campaigns.
  • Users with the Connector Admin user role can successfully import new application data.
March 28, 2025

Connectors

  • New this week: Redis and Galileo Financial Technologies.
  • You can speed up the provisioning of Entra groups and roles by enabling the new Schedule SCIM provisioning option when configuring the Entra connector. This option forces a SCIM sync in Entra whenever new access is provisioned in ConductorOne.
  • The Concur connector now supports role provisioning.
  • The Litmos connector now supports course provisioning.
  • The Azure Infrastructure connector now syncs storage accounts and storage account containers.
  • These connectors received updates and fixes:
    • Slack (fixed an issue that was causing syncs to fail)
    • Workday (fixed syncing email addresses for users’ managers)
    • Box (adds login error messages)
    • Google BigQuery (fixed an issue that was causing syncs to fail)

Usability improvements

  • When scoping a campaign by grant criteria, you can now choose to exclude grants sourced from access profiles.
  • The list of access profiles is now sorted alphabetically.
  • To make it faster and easier to complete provisioning tasks, we’ve added the subject user’s email address with a click-to copy button to the task assignment pane.
  • Entitlement details are now shown in tooltips in tasks and when completing access reviews by app.
March 21, 2025

Welcome to your new Home

The Home page is now your personal mission control. Dive straight into action with quick links to request or browse access, and get a crystal-clear snapshot of everything waiting in your task and review queues.
Manage access page showing the redesigned tabs and the user selector option.

Usage data

We’re rolling out the ability to track usage data for key connected applications. Use this data to scope a UAR campaign to review grants that have gone unused lately.
  • Opt into tracking Microsoft Entra usage data by enabling Fetch user sign-in activity on the Entra configuration page.
  • The Okta v2 connector now collects usage data for Okta and the applications that Okta users SSO into. No configuration is needed.

Connectors

  • New this week: Greenhouse and Hashicorp Vault.
  • The VictorOps connector now syncs schedules.
  • The Snowflake v2 connector now syncs secrets and public keys.
  • When configuring the Azure Infrastructure connector, you can now opt into skipping unused roles.
  • These connectors received updates and fixes:
    • Snyk (fixed an issue with provisioning organizations)
    • Zendesk (added additional error messages)
    • Snowflake v1 (fixed an issue with syncing users)
    • Databricks (fixed an issue with group provisioning)
    • Workday (added support for reporting user statuses)

Usability improvements

  • We’ve streamlined the design of the Manage access page. Managers and Super Admins can now select a user at the top of the page, then view that user’s current, requested, and expiring access.
    Manage access page showing the redesigned tabs and the user selector option.
  • Campaign instructions are now displayed each time a campaign is opened.
  • Provisioning failure errors are included in the task’s audit log.

Fixed!

  • Very large conditional expressions in policies can be successfully saved.
  • Ownerless accounts are displayed correctly when reviewing campaign tasks by user.
  • You can successfully duplicate any completed campaign.
March 14, 2025

Connectors

  • New this week: Trello, Freshdesk, and Grafana.
  • We’ve added a cloud-hosted option to the Calendly and Fullstory connectors.
  • When set up using the API client credentials method, the Workday connector now pulls in the full name and email of each worker’s manager.

Usability improvements

  • You can now mark tasks as provisioned or deprovisioned in bulk on the Task log page and your Tasks page.
  • We’ve added pagination to very long lists of entitlements on the Manage access page’s Browse tab.
March 7, 2025

Guidance banners

We’ve added sleek new guidance banners to the tops of pages in the Admin section. Whether you’re a brand-new user or a seasoned pro, the banners will point you to key features and relevant documentation.
Applications page showing a guidance banner titled What is a shadow app?.
If you’ve dismissed a banner but need a refresher, click the life-preserver icon to reopen it.

Connectors

  • The Linear connector can now be configured to automatically create and update Linear tickets for provisioning assignments. Go to External ticketing to learn more.
  • These connectors received updates and fixes:
    • Okta
    • Google Workspace
    • Azure Infrastructure

Usability improvements

  • We’ve increased the maximum number of rows shown on a page from 50 to 100.
February 28, 2025

New user role: Read-Only Admin

The new Read-Only Admin user role is ideal for auditors and others who need visibility into ConductorOne without the ability to make changes. Learn more about this new user role’s permissions and limitations in the User roles doc.

Connectors

  • New this week: Microsoft Azure Infrastructure, VictorOps (aka Splunk On-Call).
  • When configuring the Microsoft Entra ID connector, you can now specify your Microsoft Graph API domain.
  • These connectors received small updates and fixes:
    • Databricks (fixed an error with granting and revoking user access)
    • Slack (fixed a panic when the connector encounters a network error)

Usability improvements

  • The review policy you select when setting up a campaign will now be applied by default to all review tasks in the campaign.
  • If you want campaign tasks to use the review policies set on the entitlements (or their respective apps if a review policy is unset on the entitlement level), enable the new Use review policy overrides toggle on the campaign’s Configuration tab before preparing the campaign.
Configuration tab of a campaign showing the new toggle.

Fixed!

  • If you bulk update account types on an application, your changes no longer reset on the next connector sync.
  • We fixed an issue with linked entitlement deletion that was causing errors when generating some application reports.
February 21, 2025

PingOne and OpenID Connect SSO support

You can now set up a ConductorOne tenant to use PingOne or generic OpenID Connect (OIDC) SSO for user sign-in. Go to Create a ConductorOne tenant to learn more.

Connectors

  • These connectors received small updates and fixes:
    • Salesforce (now only syncs accounts with a UserType value of Standard)
    • Databricks (fixed failed to expand grant error)
    • Coupa (fixed provisioned roles being deleted on the next sync)
    • Confluence (fixed group provisioning error)

Usability improvements

  • You’ll now find entitlement configuration default controls on an app’s Entitlements tab. Click the gear icon to open the editing pane and set default access control rules for specific resource types or all entitlements in the app.
  • The security dashboard tab has moved from the Home page to the admin Dashboard page.
  • At the top of each task’s details view, next to the task number, you’ll now find a click-to-copy permalink for the task.

Fixed!

  • A large batch of entitlements can be added to a campaign that is scoped by resource type without causing a timeout error.
February 14, 2025

Automated unenrollment from access profiles

We’re excited to launch automated unenrollment for access profiles, complementing our previously released enrollment functionality. Now, when a user no longer meets the membership conditions of an access profile, ConductorOne automatically initiates the unenrollment process you’ve configured.To learn more about unenrolling users, check out Automate onboarding & offboarding access changes.

Connectors

  • New this week: PingFederate.
  • The Asana connector now supports provisioning of teams and workspaces.
  • These connectors received small updates and fixes:
    • Google Cloud Platform
    • Google Workspace
    • Slack
    • GitHub
    • Databricks

Usability improvements

  • We’ve added click-to-copy controls to the tooltips that show user and account information, making it easier to grab an email address or other info for use elsewhere.
  • If you’re a manager or have the Access Request Helpdesk, Access Request Admin, or Super Administrator user roles in ConductorOne, you can now request an access profile for another user on the Request access form.

Fixed!

  • Users with the Campaign Administrator role can successfully generate scope validation reports.
February 7, 2025

New navigation design

We’re delighted to bring you a redesigned navigation experience that separates end-user tasks from admin configuration pages.
Updated admin dashboard page showing the refreshed nav design and a collapsed left navigation panel.
Here’s what’s new:
  • End user actions are now in the purple navigation bar at the top of the screen, freeing up screen real estate.
  • The Assignments page is now called Tasks.
  • Users with an admin-level user role can click the Admin button in their navigation bar to reach the admin pages.
  • The admin Tasks page is now the Task log.
  • The admin navigation panel on the left of the screen is now collapsible.

Connectors

  • The Jira connector now supports syncing project roles.
  • We made updates and fixes to these connectors:
    • Docker Hub (fixed an issue that was causing an invalid config error)

Usability improvements

  • The by-app access review experience has been revamped. This sleek, streamlined new design features expandable info panels, bulk actions, and clearer indicators of your progress through your assigned access reviews.
  • When you click on a task number, a drawer now opens containing the tasks’s details, next steps, related tasks, and audit log. Score one for team #no-more-modals.
  • You now have the option to scope a campaign by resource type within an app. This option is especially helpful when used in a campaign template, allowing you to automatically generate, for example, a quarterly review of all the teams in GitHub.
  • In connector logs, the details included in each log entry are now alphabetized, making it far easier to locate information and compare results across log entries.
  • We’ve improved how AWS SSO and IAM users are labeled, helping you to select the correct user when requesting access.
January 31, 2025

Connectors

  • New this week: SendGrid.
  • We made updates and fixes to these connectors:
    • Okta v2
    • Workday
    • Salesforce

Usability improvements

  • We’ve redesigned the tooltips that show user and account information to make them more relevant and helpful.
    The tooltip on a user account showing the new design, which includes a summary of the account information and profile attributes.
  • When setting up an access review campaign template, you can now include instructions that will be displayed to each reviewer in campaigns created from that template.
  • When completing access reviews by user, clicking Next user now takes you to the next user with open reviews, skipping any users whose reviews are already complete.
  • In campaign reports, deleted tasks are now labeled Deleted, and we’ve added a Resolved on column showing the timestamp of when each access review task was completed.
  • Application reports now show both the user’s display name and their user name, if applicable.
January 24, 2025

Usability improvements

  • We’ve added a new CEL function, AutomaticallyGrantedFromEnrollment, which evaluates to true if a grant came from automatic enrollment in an access profile.
  • When completing access reviews by user, you’ll now see an icon if the user’s last login to the app was more than 30 days ago.
  • If a revocation task has errored, the task’s outcome is now shown as “Revocation errored” on the campaign’s Access reviews page and in the campaign report.

Fixed!

  • We repaired a bug that was preventing campaign reports from successfully generating in certain situations.
January 17, 2025

Connectors

  • New this week: Coupa v2, which supports provisioning, and Concur.
  • We made updates and fixes to these connectors:
    • Cloudflare v2 (fixed an issue with how role entitlements are listed)

Usability improvements

  • We’re excited to introduce a new by-user access review experience. This sleek, streamlined new design features expandable info panels, bulk actions, and clearer indicators of your progress through your assigned access reviews.
  • When setting up an access review campaign, you can now include campaign instructions that will be displayed to each reviewer. If instructions have been provided for the campaign, users will see a Show instructions button.
    An access review campaign in the by-user view, with the show instructions button highlighted.
  • When completing access reviews in the Unstructured view, you now have the option to filter your assigned reviews by user HR status.

Fixed!

  • We fixed an issue that was preventing some resource names and resource types from being shown correctly in scope validation reports.
January 10, 2025

Connectors

  • To decrease sync times, you can now customize the array of Spaces entitlements your self-hosted Confluence v2 connector syncs. Go to Spaces entitlements synced by default to learn more.
  • We made updates and fixes to these connectors:
    • Snowflake v2 (fixed the connector’s behavior when lists return no results)
    • AWS v2 (fixed sync failures when an SSO user’s status could not be fetched)
    • Temporal Cloud (fixed issues with namespace permission grants and extraneous role grants)

Usability improvements

  • When scoping a campaign by grant criteria, you now have the option to limit the campaign to direct grant (permissions assigned directly to users) or inherited grants (permissions assigned to a group or role, which are “inherited” by users assigned to that group or role).

Fixed!

  • User access review campaigns created from a template now freshly calculate which policy should be applied to each access review when the campaign is prepared, rather than applying the policy information that was correct when the template was created.
January 3, 2025

Connectors

  • The Workday connector now supports syncing roles.
  • You can now set up the Workday connector using either a custom report or an API client.
  • The Databricks connector now includes the option to pass in the hostnames needed to configure the connector for use with Google Cloud Platform or Azure Databricks.

Usability improvements

  • Campaign reports have a sleek new look and now include more details on the campaign’s process and outcome, as well as auditor-ready information on the accuracy of the data used to create the campaign.
  • When scoping a campaign by user criteria, you can now choose to exclude users who are members of specific groups from the campaign.
December 20, 2024

Connectors

  • New this week: Freshservice.
  • The Temporal Cloud connector now syncs (but cannot grant or revoke) the Account Owner and Finance Manager roles.
  • We made updates and fixes to these connectors:
    • Auth0 (fixed a pagination issue)
    • Snowflake v2 (fixed an issue that was not allowing names that include special characters to sync correctly)
    • Okta v2 (fixed an issue that was resulting in sync fails)
    • Google Cloud Platform (fixed a issue with how requests for existing access are processed)

Usability improvements

  • The Reviews page has an updated design, making it easier to see the access reviews work assigned to you.
  • Files in .csv format uploaded to ConductorOne can now contain either tab- or comma-separated values.
December 13, 2024

Data accuracy reporting

The sources of access data that will be reviewed in a campaign are shown on the new campaign Accuracy tab.
We’ll alert you if any of your selections are sourced from connectors or file uploads that have not been updated recently, so you can fix these issues before moving forward. These accuracy checks ensure campaign data is up to date, and provide you with documentation of the campaign’s data sources and most recent syncs, which you can pass on to auditors.

Connectors

  • When setting up the Okta v2 connector, you can now choose to skip syncing secondary emails.

Usability improvements

  • A new Approval type filter has been added to each campaign’s Tasks tab. Use this filter to sort campaign tasks by reviewer category (such as manager, app owner, self, or expression), as assigned by the relevant policy.
December 6, 2024

Bulk actions

Set the account type (user, system, or service account) for multiple accounts on an app’s Accounts tab.

Connectors

  • Setting the domain when configuring Google Workspace v2 is now optional. If you don’t specify a domain, ConductorOne will sync all available Google Workspace domains.
  • We made updates and fixes to these connectors:
    • Okta v2 (fixed a grant expansion error)
    • Snowflake v2 (fixed the source of an invalid syntax error)
    • Entra ID (fixed a grant expansion error)
    • Auth0 (repaired a null pointer deference)
    • Google Cloud Platform (fixed a bug when granting access)
    • Jamf
    • Google BigQuery (fixed an API permissions error)
    • ServiceNow (fixed the cause of errors in ServiceNow tickets created by ConductorOne)

Usability improvements

  • When configuring provisioning for an app’s access entitlement, you can now select whether to proactively create new app accounts for any user who has requested another entitlement on the app but doesn’t yet have an app account.
  • Any instructions provided for the provisioner are now included in the Slack and email messages about a new provisioning assignment.
  • When creating an access review campaign, you can now choose to review only those grants added between two dates.

Fixed!

  • We fixed an issue that was preventing the successful creation of revocation tickets for any remaining open access reviews when this option was selected at the end of an access review campaign.
November 22, 2024

Condition expressions

We’ve expanded the ConductorOne CEL expression language with user, task, task analysis, IP, and IP CIDR objects to support more sophisticated policy and group condition expressions.Check out our docs on condition expressions to learn more and to see sample expressions for use cases such as “route a request based on how it was created”, “check whether a request will cause an access conflict”, and “route a request based on whether the access is requested permanently or temporarily”.

Bulk actions

Two new bulk actions are here to help you work more efficiently in ConductorOne:
  • Revoke multiple users’ access to an entitlement by navigating to the Entitlements tab and clicking the Grants count.
  • Set the owner or owners of multiple entitlements in an app on the Entitlements tab.

Connectors

  • We improved our support for Slack Enterprise installations with multiple workspaces.
  • A new configuration option on the Confluence v2 connector lets you skip syncing personal Confluence spaces and their permissions.
  • We fixed an issue in the Databricks connector, which now better handles switching between authentication methods.

Usability improvements

  • You can now set an owner or owners on a file connector.
  • If public Slack channels aren’t allowed by your organization, ConductorOne will automatically create a private access review campaign Slack channel instead.
  • To support an upcoming feature, we’ve added a pre-built Auto approval request policy, which cannot be edited or deleted.

Fixed!

  • When setting up delegated provisioning, searching for the relevant entitlement by name now returns the correct results.
  • We repaired an issue with webhook callback URLs, and they’re now working properly.
  • Information on linked entitlements is now shown correctly in application reports.
  • We fixed an error that arose if you tried to add a resource with a large number of entitlements to a campaign.
November 15, 2024

Bulk actions

Set or update the provisioning settings for multiple entitlements at once on an app’s Entitlements tab.

Connectors

  • Added to the library this week: Auth0.
  • The Okta v2 connector now correctly syncs custom roles.

Fixed!

  • When a resource with more than 100 entitlements is added to a campaign, the campaign will now include all of the resource’s entitlements, not just the first 100.
November 8, 2024

Connectors

Usability improvements

  • A reason is no longer required when bulk-certifying access reviews. If any of the reviews in a selected batch require a reason by policy, bulk certification on those reviews will fail so you can add reasons as required.

Developer tools

  • We’ve released a new version (0.4.18) of our Terraform provider, which adds resources for 32 recently published connectors.

Fixed!

  • We repaired a bug that duplicated the columns on the Access profiles page each time the page was refreshed.
November 1, 2024

Bulk actions

To help you get more done with fewer clicks, we’ve added two new bulk action capabilities to ConductorOne:
  • Update the ownership of multiple apps at once on the Applications page.
  • Set or update the access controls on multiple entitlements in an app at once on an app’s Entitlements tab.

Usability improvements

  • You can search the list of a group’s enrolled users.
  • Grant reports now include details about the account owner.
October 25, 2024

Global IP allow lists

To enhance security and ensure that ConductorOne is only accessed over trusted networks, you can now set up global IP allow lists on the Settings page. Check out Configure global IP allow lists to learn more.

Connectors

  • New connector: Okta AWS Federation.
  • A new configuration option on the Okta v2 connector lets you opt into syncing custom roles.
  • The status of terminated NetSuite users is now correctly shown in ConductorOne.

Usability improvements

  • Insight summaries are shown on the Tasks page.
  • Downloaded reports from the Tasks page include the user each task is assigned to, the user each task was created by, and the account owner associated with each task.
  • Baton and file connectors that are not correctly or fully set up now display Not connected status on the Connectors page.

Developer tools

Fixed!

  • Expired grants that were re-granted are now displayed correctly.
October 18, 2024

Connectors

Usability improvements

  • On the newly streamlined and consolidated Assignments page, you’ll find all your request, revocation, provisioning, and deprovisioning tasks. Click Requests and Revocations at the top of the page to see all of your assignments.
  • When using the Access request form, you can now request multiple resources from an application in a single request.
  • See all the grants of an entitlement without leaving the page by clicking the grant count on the Entitlements tab.
  • Deleted review tasks are no longer shown in the list of a campaign’s access reviews.
  • Campaign reports now include all comments left on each review task.
  • Application and resource type columns are shown on the entitlements summary table in an access profile.
  • Click the log icon on a webhook, system, access conflict, or connector table row to view the current log for that item.

Fixed!

  • We repaired an issue that was preventing all users who have been granted an entitlement from being shown on the entitlement’s Grants tab.
  • Copilot insights about the number of users in your organization who have been granted a certain entitlement now show these counts accurately.
  • We fixed a bug that deleted an entitlement’s binding if the provisioning configuration was saved without any changes.
October 11, 2024

Connectors

  • New this week: Workday and Avalara.
  • You can now specify which Percipio and Litmos courses to sync when configuring these connectors.

Usability improvements

  • To enhance clarity and consistency, we’ve replaced the terms “catalogs” and “bundles” with the new term “access profiles”. You’ll find all your existing catalogs, now called “access profiles”, on the renamed Access profiles page.
  • The updated Access profiles page shows a count of how many users are enrolled in each profile.
  • You can now set or update application owners on multiple apps at once. On the Managed apps tab, select the impacted apps, then click Set owners at the bottom of the page.
  • Use the new Grant parameters options when building a campaign to focus on specific grant types, such as temporary grants, permanent grants, grants added recently, or grants that have gone unused for a selected timeframe.

Fixed!

  • You can now fully delete secret values, such as passwords or client secrets, from connector setup pages.
  • The Manage access page correctly displays long access profile descriptions.
  • You can submit multiple access extension requests in a row without refreshing the page.
  • Pressing Enter when adding multiple resources to a campaign no longer submits the form.
October 4, 2024

Access grant change feed

Click the log icon on any application, entitlement, user, or account page to open the new Grant feed. This running audit history of access changes for the application, entitlement, user, or account lets you quickly see how access has changed over time, with links to related ConductorOne tasks.

Connectors

  • New this week: Percipio.
  • The Okta v2 connector is now automatically recognized as a directory app.
  • The Entra ID connector now supports syncing licenses.
  • The Confluence connector now syncs information on which groups have access to Confluence spaces.
  • We repaired an issue that was causing Jamf Pro connector syncs to fail.

Usability improvements

  • On the updated Manage access page you can browse available apps and bundles, request new access, review your open access requests, and request an extension for access that’s expiring soon.
  • Filter tasks on the Tasks tab and download a custom report of your selections.
  • You’ll now find Sync now and Refresh data controls on the Connectors page, making it easier to ensure your connector data is up to date.
  • You can now download the information shown on an entitlement’s Grants and Past grants tabs.
  • When setting up a new connector, users with the Integration Administrator user role can see and work with the list of unmanaged apps.
  • When you select a group of tasks and perform a bulk action, your selection is cleared once the action is complete.
  • A link to the connected application is shown at the top of each connector’s setup page.
  • System accounts are now properly identified in campaign reports.
  • We’ve added search to the Bundles tab on the Manage access page.

Fixed!

  • Users with the Access Request Administrator user role can successfully request access for other users using the Request access form.
  • You can successfully restart or hard reset a closed review task from the Actions menu on a task’s details page.
  • After a small battle with time zones, scheduled campaigns are now consistently created on the scheduled date.
September 27, 2024

Automated onboarding access requests

To make it easier to onboard new users who are joining an organization, department, or team, you can now automatically create bundle access requests for users who match an enrollment rule. Go to Automate onboarding requests to learn more.

Usability improvements

  • Search the contents of the Connectors page by display name, connector, and application.
  • If a task uses a policy that includes a wait step, click Process now in the Actions menu of the task’s details page to check whether the wait step has been met and move the task forward if so.

Fixed!

  • Only the entitlements added to a catalog, and not the other entitlements in the resource, are visible and requestable in the catalog bundle.
September 20, 2024

Campaigns: More power, less hassle

We’ve overhauled the campaign-building experience, introducing a scoping flow that helps you more easily focus your campaign on exactly the users, apps, resources, and accounts you need to review. Got a campaign pattern you use repeatedly? Create a reusable campaign template and set a schedule for automated campaign creation. Check out Create a campaign to get started.

Connectors

Usability improvements

  • Wait steps are now available in policies. When a wait step is in place, a policy will not proceed until the condition you specify, such as completion of a training course, has been met.
  • Webhooks are now an option when setting up a reviewer workflow on a policy step.
  • You can now configure entitlements to use multi-step provisioning workflows.
  • A new API keys tab on the Settings page allows users with the Super Administrator user role to see all personal API keys created by the tenant’s users, and to delete API keys if needed.
  • Download a list of all OCSF events from the ConductorOne system logs, published in YAML and JSON with Sigma Detection Format. Go to System logs for instructions on how to access the files.
September 13, 2024

Unmanaged apps

A new Unmanaged apps tab on the Applications page shows all the applications that ConductorOne discovered in your SSO, identity, or federation provider. You can leave an unmanaged app as-is, or click Manage to start tracking the app’s access data and enforcing access controls with ConductorOne. Learn more about working with unmanaged apps.

Connectors

  • New this week: OneLogin v2, which features modernized architecture and improved role management, and Salesforce v2, which supports provisioning of groups, roles, permission sets, and profiles.

Usability improvements

  • User task reports now include each task’s type and a link to the task in ConductorOne.
  • Edit group and catalog names, as well as group descriptions and catalog owners, in the header of the group or catalog.
  • Tasks shown in tables now display a button that combines the task’s number and its task type icon. Click the button to view the task’s details.
  • When you’re asked to type the name of an object to confirm that you want to delete it, the object’s name is no longer case-sensitive, and hitting the Enter key submits the request. Huzzah!

Fixed!

  • Role assignments are now shown correctly in the Roles column on each user’s Accounts tab.
  • We repaired the cause of an INVALID_ARGUMENT error that occurred when you attempted to hard reset a task.
September 6, 2024

Connectors

  • New this week: JD Edwards.
  • We fixed an issue with the Cloudflare connector’s configuration fields.

Usability improvements

  • We’ve spruced up the navigation panel, grouping the the most-used features for quick access and simplifying the categorization of other admin-focused nav items.
  • The c1_okta_raw_user_status attribute is now included in applicable Okta users’ profile attributes.
  • A new Roles column on a user’s Accounts tab shows which roles are assigned to the user in each app.
  • You can now edit a policy’s name and description in the policy’s header.
  • Download a CSV file of all the tasks associated with a user on the user’s Tasks tab.
  • We made some adjustments to the layout and labeling of the application details page.

Fixed!

  • You’ll get Slack notifications about new access conflicts.
  • We repaired some application icons that weren’t displayed correctly.
  • If you’ve removed all the owners of a campaign, you can now successfully add new owners.
  • We fixed a bug that was preventing the enablement of new conflict monitors.
August 23, 2024

Connectors

Usability improvements

  • The Applications page now shows all your apps in one place, both Shadow apps (relocated from their standalone page) and Managed apps.
  • We’ve added a new query to Access explorer: “Active users with an unspecified employment status”.
  • You can now set a resource owner as the reviewer in a policy step.
  • Request catalogs have a new Allow self-service control, which replaces the concept of publishing and unpublishing catalogs.
  • A new Sync now button on ConductorOne groups lets you update group membership on demand, rather than waiting for the next scheduled hourly sync.
  • You can now expand and collapse the JSON records associated with a log entry.

Fixed!

  • The Download file button on a file’s summary downloads the uploaded file as expected.
  • The policy you select when creating a duplicate campaign is correctly applied to the new campaign.
  • We fixed some fonts that were looking a little funky when ConductorOne was viewed using Safari.
August 16, 2024
Entitlement summary refresh. Entitlement summaries across ConductorOne have a new look! We’ve reorganized the information in these summaries to make them easier to locate, read, and work with.Connectors
  • Connector logs are now reformatted and paginated.
  • We repaired an issue with the GitHub connector, which in certain circumstances provisioned a different entitlement than the one requested.
  • The AWS connector no longer errors when asked to add a member to a group that they already belong to.
  • We fixed a syncing error in the Snyk connector.
Usability improvements
  • When creating a ConductorOne group, you now can specify a list of users who will be excluded from the group, even if they match the membership rule. We’ve also improved the performance of the group preview on the membership rule configuration pane.
  • Users with the Super Admin user role now have a Hard reset option on a task’s details page. Hard resetting a task undoes any review progress made to date, recalculates and reapplies the task’s policy, and reassigns reviewers.
  • System logs now include entries about the performance of the log exporter.
Fixed!
  • When filtering by application, you’ll no longer see numerous duplicates of application names.
  • The Grants tab on an application account page now correctly shows the entitlements granted to the account, rather than all the entitlements present in the application.
  • The list of entitlements is now shown as expected when selecting an entitlement for delegated provisioning.
  • Clicking Clear to remove filters on the Tasks page now has the expected effect.
August 9, 2024
Export system logs. You can now automatically export ConductorOne system logs to an S3 bucket. The logs contain a record of every action taken by the ConductorOne API, presented in OCSF format. Go to Export system logs to learn more and get started.ConnectorsUsability improvements
  • Entitlement descriptions are now shown on the Browse access and Request access screens.
  • Digest emails sent to admins and connector owners now contain information about connector failures.
  • You can now bulk reassign review tasks when viewing your campaign tasks by app or by user.
  • Your personal API keys can now be generated with full permissions, full read-only permissions, or system log read-only permissions.
Fixed!
  • We’ve made some fixes to application reports: groups and roles are shown correctly, and column headers are no longer accidentally overwritten.
August 2, 2024
Application details page revamp. We’re welcoming August with a redesigned and streamlined application details page. On the new Setup tab you’ll find controls to manage how entitlements and application accounts are requested, reviewed, and provisioned. We’ve also pulled connector info onto each app’s main page, saving you clicks while keeping vital data front and center.Connectors
  • New this week: Snowflake v2, which adds support for syncing databases, and Privx.
  • The Elastic connector now supports syncing role mappings.
  • We fixed syncing issues in the UKG and Snyk connectors.
Usability improvements
  • We’ve added search to the Catalogs page.
  • The Last used column on access review tasks is now hidden if usage data is not available.
Fixed!
  • The Assigned to filter on active campaigns has been repaired.
  • When you click Edit on an existing policy rule, the rule’s CEL expression is displayed correctly in the editing panel.
July 26, 2024
ConductorOne groups. You can now create custom groups that dynamically adjust their membership based on adherence to a membership rule. These special groups can be used to manage who can access a catalog, to assign reviews in a policy step, and more. Check out Groups in the ConductorOne app for more info.ConnectorsUsability improvements
  • When building a policy rule, you can now use the Basic condition builder to construct a rule from a combination of entitlements and profile attributes, plus and and or operators.
  • Deleted entitlements now display a Deleted badge in the task details view.
  • You can now search for and filter the entries on a resource’s Grants tab.
  • When creating access requests from Jira Service management tickets, Copilot now checks if you have the permission to request on behalf of others, and fills in the access request or shows an error accordingly.
  • Connectors for applications that you have deleted from ConductorOne are no longer shown on the Connectors page.
Fixed!
  • Copilot now correctly processes the ticket if a user requests access to multiple entitlements in the same Jira Service Management ticket.
  • The Slack summary of an access request of indefinite duration no longer states that the access is requested for “0 seconds”.
  • All users can now successfully search for application owners.
July 19, 2024
Helpdesk automation. We’re delighted to announce that our Copilot-powered helpdesk automation for Jira Service Management is now generally available. Copilot automatically transforms a request for access made in Jira into a ConductorOne task, and updates the Jira ticket throughout the approval and provisioning process. To learn more about this feature, go to Generate access requests via a service desk.Connectors
  • New this week: Datadog v2, which supports provisioning of roles and teams.
  • We fixed bugs in the AWS and Snyk connectors.
Fixed!
  • Entitlement search now returns results as expected, even in apps that have a very large number of entitlements.
July 12, 2024
The ConductorOne app. The new ConductorOne app lets you view and manage ConductorOne access within ConductorOne. This means you can now include ConductorOne user roles in your access review campaigns, and allow users to request new ConductorOne user roles. To learn more, go to Work with the ConductorOne app.Connectors
  • New this week: Snyk.
  • The Entra connector no longer fails when asked to provision extensions of time-limited access.
  • Bitbucket data now syncs more rapidly.
  • We fixed a bug that was causing the MongoDB connector to get stuck in an infinite loop.
Usability improvements
  • We’re redesigning the policy-building experience: adding or updating a policy rule now takes place in an editing pane, where it’s easier to see and fine-tune your changes. More new policy-building features are coming soon!
Fixed!
  • Users with the Super Admin role in ConductorOne can request access for any other user.
  • When completing access reviews using the By application view, you no longer need to reload the page when switching between applications.
June 28, 2024
Connectors
  • You can now set up the Databricks connector using your choice of OAuth, a personal access token, or a username and password.
  • Accounts in Docusign that have a Pending status are now shown as Disabled in ConductorOne.
Usability improvements
  • If you attempt to create a duplicate revocation request, you’ll see a link to the existing revocation task in the error message.
  • We’ve streamlined the way dates and timestamps are shown in ConductorOne, and set the timezone to UTC.
  • When you select multiple tasks in a table, you’ll now find a Clear selection control next to the menu of bulk action options.
Fixed!
  • Task numbers have returned to the Unstructured view for access reviews. Click any task’s number to see more details about the task.
  • Only users with the Super Admin role will see the Security tab on their dashboard.
June 21, 2024
Connectors page revamp. We’ve redesigned and renamed the Integrations page. On the new Connectors page, you’ll find a list of all your active connectors with their owner, status, and last sync date. Click Add connector to see the list of all available connectors and to add a new one to your ConductorOne instance.Access request configuration rules. This powerful new method of setting configuration details for access requests lets you set app-wide defaults and override them as needed with entitlement-specific settings. To get started creating your own rules, go to Configure access requests.Bundles. Admins now have the option to allow users to request everything in a request catalog as a bundle. View and request your available bundles on the Browse access page and the Request access form. (Bundles are not yet available in the ConductorOne Slack app.) Check out Create request catalogs and bundles to learn more.Connectors
  • The GitHub and GitHub Enterprise connectors now support org provisioning.
  • We fixed an issue that was preventing Linear role grant counts from displaying correctly.
Usability improvements
  • If you’ve been granted time-limited access that you no longer need, click Remove on either the Browse access or Expiring page to start the revocation process.
  • The Integration Admin user role is now called the Connector Admin.
June 14, 2024
IntegrationsUsability improvements
  • The Insights section on review and request tasks now includes information about relevant conflict monitors. If existing access previously triggered an alert, this is shown on review tasks. If the requested access would trigger an alert if granted, this is shown on request tasks.
  • Need to set up an AWS S3 bucket to use as a data source for an application in ConductorOne? We’ve relocated these settings to the External data sources tab on the Settings page.
  • If an integration can be set up in more than one way, you’ll now see the option to select your preferred authentication method on the integration page.
  • We’ve improved the process used to automatically select and display the relevant logo when a new application is created.
June 7, 2024
Usability improvements
  • Send notifications of new alerts generated by a conflict monitor to the Slack channel of your choice. Go to Set up notifications in the conflict monitor docs to learn more.
  • ConductorOne Slack app notification pop-ups now contain a preview of the new message.
  • You can now cancel your own open access requests on the Open requests page.
  • We’ve increased the maximum character limit on webhooks from 100 to a roomy 2040.
May 31, 2024
Integrations
  • New this week: GitHub v2.
  • There are now two options when integrating Entra ID: use OAuth, or create an Entra app and assign it API permissions.
  • Usernames synced from the Duo integration are now displayed correctly.
Usability improvements
  • Need to set up the ConductorOne Slack app for your organization? We’ve relocated those controls to the Notifications tab on the Settings page.
  • You can filter your conflict monitor’s alerts by account owner and status.
  • When setting up a new application, your username is now auto-populated in the app owner field, which you can change or add to as needed.
  • Email aliases using a yourname+alias@company.tld pattern are automatically mapped to the corresponding yourname@company.tld account in ConductorOne.
  • You can now use Manager ID as a spreadsheet column header or data value mapping.
  • Mark your assigned provisioning and deprovisioning tasks complete using the action buttons on the Requests, Revocations, and Tasks pages.
Fixed!
  • Comments you type in Slack that are pulled onto a task’s comments field in ConductorOne are now tagged with your ConductorOne user name rather than your alphanumeric Slack ID.
  • Access requests for app access entitlements that use delegated provisioning are now successfully processed.
  • If you are assigned to approve your own access request and self-approval is not allowed by the governing policy, Approve and Deny buttons are no longer shown on the task in Slack.
May 17, 2024
Access conflicts. Create custom access conflict monitors that alert you whenever a user is granted a combination of access that violates your organization’s separation-of-duties policy or best practice. Go to Get alerts about conflicting access to learn more and get started.ConductorOne Slack app
  • Summon the Request access form in any Slack channel by typing /c1 request.
  • Slack messages about open requests and assigned tasks are automatically updated with the task’s current status.
  • Comments made on a task in Slack are automatically copied to the task’s comments section in ConductorOne. And comments posted in ConductorOne are automatically added to the task’s thread in Slack.
You must reinstall Slack to start using these new features. On the Settings page, click Notifications. Open the menu in the Slack section of the page and select Reinstall, then follow the prompts.
Integrations
  • The Xero integration is temporarily unavailable while we work out an authentication flow issue. We’ll add Xero back to the integrations library as soon as we can.
Usability improvements
  • You can now filter tasks on the Tasks page by account type.
Fixed!
  • When access is granted for a limited time, the expiration date and time is shown correctly on the Expiring page.
  • Clicking Reload on the Tasks page now reloads the page. Amazing but true!
  • We fixed a pagination bug in the Jira integration that was causing infinite loops.
May 10, 2024
Integrations
  • New this week: Formal
  • You can now point your GitLab integration at a custom URL, such as a self-managed GitLab instance.
Usability improvements
  • To prevent tasks from getting stuck in an unassigned state, if the policy-specified reviewer for a task cannot be identified and no fallback user is set, the task is automatically reassigned to the Super Admins.
  • Resource names are now included in search results when you search for an entitlement.
Fixed!
  • The Slack integration now correctly grants and revokes workspace role assignments.
May 3, 2024
Integrations
  • When configuring your GitHub Enterprise integration, you can now specify which organizations to sync.
Usability improvements
  • You can now remove a Slack channel from an access review campaign and, if needed, set up a new one.
  • We’ve improved the messages shown in Slack when you’re assigned a deprovisioning task.
Fixed!
  • We fixed how Jira projects are synced and shown.
  • Snipe-IT grants are now shown on all pages, not just the last one.
  • We fixed a bug in Google Cloud Platform that was causing issues with provisioning.
  • We’ve repaired an issue with how Google Workspace lists group grants.
April 26, 2024
Webhooks. We’re excited to introduce webhooks to ConductorOne, which can be used today in your access provisioning workflows. Learn more about working with webhooks and stay tuned: we’ll be adding more ways to use webhooks soon.Usability improvements
  • When choosing entitlements for an access review campaign, you can now filter by compliance framework.
  • We’ve added clearer log messages about how alternate reviewers are selected when an entitlement owner review is required by policy but an entitlement has no owner.
  • We improved the quality of the results returned when you search for an entitlement’s name.
Fixed!
  • A policy’s name and description now revert to their saved values if you edit one or both but then cancel without saving your changes.
  • We fixed an issue that was causing some Copilot insights to pull the wrong data from AWS.
  • The Opsgenie integration no longer fails when it attempts to sync the “escalation” participant type.
  • We fixed an Entra permissions issue that was preventing successful provisioning of users to groups.
April 19, 2024
Downloads center. You can now generate a CSV file of the results of a query on the Access explorer page or the contents of an app’s Accounts tab. Click the Generate CSV button to create a file, then collect it from your downloads center at the top of the page.Integrations
  • A new option on the Okta integration configuration page lets you choose whether to sync deprovisioned users.
  • The Google Cloud Platform integration now syncs service accounts as well as information on last login, user status, and creation date.
Usability improvements
  • Users with the Super Admin role in ConductorOne can request access for any other user.
  • A Slack notification will be sent whenever a user has a new deprovisioning task.
  • We’ve added labels to notification emails to make it clearer when a notification is coming from a sandbox environment.
  • You can edit the description of an app’s credential entitlement.
Fixed!
  • We resolved an issue that was causing blank rows to appear in application reports.
  • The Create custom entitlement button no longer appears by mistake on application account details pages.
  • All the items in large catalogs are shown as expected on a user’s Browse access page.
  • You can view all the pages in your list of catalogs, not just the first page.
April 12, 2024
IntegrationsUsability improvements
  • Orange indicator dots in the sidebar are now shown whenever you have open assignments or requests. Dismiss the indicator by opening the corresponding page. Indicators will reappear whenever new assignments or requests are added.
  • All campaign progress bars are now blue when in progress, green when complete, and orange when overdue.
  • We’ve added Additional Username as a key user attribute, which you can use to map ID or display name information from your apps.
  • The new Tasks tab on the My account and user details pages shows all open and completed tasks related to the user’s access.
Removed
  • We’ve removed the ability to edit the app credential entitlement slug because duplicate credential entitlements are created if this slug is not “access”. You can still edit all other entitlement slugs.
Fixed!
  • The Slack app provides a field to enter a request denial explanation when one is required.
  • We repaired the sources of ValidationException errors recently reported in Cone.
  • The Snipe-IT integration syncs as expected and rate limit issues have been fixed.
  • The Okta integration syncs deactivated users.
  • We fixed a pagination bug in the Opsgenie integration.
April 5, 2024
IntegrationsUsability improvements
  • The Grants tab of an entitlement’s details page shows when each time-limited grant expires.
  • When leaving a reason for reassigning a task, you’ll find a selection of pre-written reasons to choose from and edit as needed.
  • Policies can include a requirement to explain why a request was denied.
  • An app’s icon no longer changes if you edit the app’s name. Previously, the icon updated to match the new name, but this was more confusing than helpful.
Fixed!
  • When you set an emergency access policy, emergency access is no longer automatically shown as enabled.
  • The contents of a catalog and the results of the Accounts without owners query are now both paginated correctly.
March 29, 2024
New integrations. We’re closing out March by adding four more integrations to our growing library: Elastic, MongoDB Atlas, Miro, and Docker Hub. These integrations are currently in early access as we fine-tune their details and gather feedback. If you’re ready to set up any of our new integrations, let us know!Create custom entitlements. On an application’s Entitlements tab, you’ll now find the option to create a custom entitlement in that application. A custom entitlement exists only in ConductorOne, and can be bound to other entitlements. Custom entitlements are ideal for creating clear and easily understood targets for user access requests while preserving the underlying complexity of your SCIMed apps’ configuration.Usability improvements
  • If you have multiple ConductorOne environments, we can now help you tell them apart at a glance. Let us know if you’d like us to add a Sandbox tag to the top of your development environment.
  • You’ll no longer receive email or Slack notifications when a revocation task is completed.
  • We gave the task icons a refresh this week, updating them to show a green key for Request tasks and a red crossed-out key for Revoke tasks.
  • When building a conditional policy rule that includes auto-approval or auto-denial, you can now set a comment that will be posted to the impacted task whenever the automatic action occurs.
Fixed!
  • The Verkada connector now completes its sync if a user is deleted while the sync is running.
  • Bitbucket workspaces are now saved correctly without requiring you to press Enter after adding each one.
  • We fixed a pagination bug that occurred if your application count was exactly 50, 100, 150, and so on.
March 22, 2024
Shadow apps. Our newest feature helps IT and security teams to see, understand, and manage shadow applications. On the new Shadow apps page, you can see the apps that employees have logged into using their corporate email addresses, bring key shadow apps under management with ConductorOne, and ignore the shadow apps that aren’t of concern. Go to Detect and manage shadow apps to learn more and get started.Linked entitlements. To make it easier to manage, request, and review SCIMed access, we’re pleased to introduce the Linked entitlements tab on each application’s page. On this tab you’ll find a list of the entitlements currently linked from the IdP. You can link these to existing entitlements in the SCIMed application, or create new roles in the SCIMed app that represent the IdP permissions.New integrations. This week we added Torq, Celigo, and Verkada to our integrations library. These integrations are currently in early access as we fine-tune their details and gather feedback. Let us know if you’re keen to get started with one or all of these new integrations and we’ll get you set up!:sparkles: Copilot insights and recommendations are generally available. We’re pleased to announce that Copilot insights are now generally available. Our thanks to everyone who provided their feedback and input as we developed this new feature.Usability improvements
  • When you’re asked to leave a reason for your action on a request or review task, you’ll now find a curated selection of pre-written reasons that you can select, edit as needed, and submit.
  • You can now choose whether to map app accounts to account owners by using emails alone, or by using both emails and first and last names if emails aren’t available or sufficient. To learn more, go to Set which data to use for account mappings.
Fixed!
  • The Google Workspace v2 integration now properly sets user status.
  • The Pagerduty integration now correctly syncs teams.
  • The reviews actions menu now correctly offers Remove as an action, rather than Revoke.
  • Entitlement names pulled from v2 and other recently introduced integrations can now be edited.
March 15, 2024
Take action on multiple tasks at once. We’re pleased to introduce the ability to select and act on multiple tasks at once. You’ll find this feature on the Tasks page, a campaign’s Tasks tab, and on your Assignments pages. You can now select multiple tasks, then choose an action to take on the selected tasks from the menu. You’ll be prompted to add a comment, which will be added to the record of each selected task.New integration. We’ve released Google Workspace v2, a new version of the Google Workspace integration. This new integrations is in early access, so get in touch if you’re excited to use it.Usability improvements
  • Long entitlement slugs are now truncated, with the full value shown when you hover over the slug.
  • When an entitlement that is part of an entitlement binding is deleted, it now shows a Deleted label on the bindings page.
  • The GitHub integration now supports provisioning for nested teams.
Fixed!
  • We’ve ensured that entitlements, resources, and apps with deactivated users are counted correctly in the digest email.
  • Applications with deleted owners are now included on the list of applications on the Applications page.
  • We repaired an issue impacting the file upload process.
March 8, 2024
New integration. Good news, Slack Enterprise Grid users! We’ve added a Slack Enterprise Grid integration to our library. Check out the docs to get started with this integration.Usability improvements
  • The entitlement’s slug is now included as part of the entitlement name in the ConductorOne Slack app, both on the request access form and in the notifications about an access request.
  • When requesting new access through the ConductorOne Slack app, you can now enter a custom timeframe.
  • The status of deleted and disabled Confluence accounts is now shown in ConductorOne.
Fixed!
  • We fixed a bug that was causing a conditional policy to sometimes process identical tickets differently in different campaigns.
  • A Jira integration bug related to listing groups is now fixed.
March 1, 2024
Updated navigation panel. We’re welcoming March by freshening ConductorOne’s navigation panel with a new color treatment and a top navigation bar.Usability improvements
  • When selecting how long new access is needed for on the Request access or Browse access pages, you now have the option to enter a custom timeframe. If the timeframe you enter is longer than the max grant duration allowed, ConductorOne shows information about the limit to help you choose an approved timeframe.
  • On each user’s details page, you’ll now find an Accounts tab with a list of all the application accounts associated with the user.
  • You can now filter the list of entitlements in a request catalog by application.
  • Information about an application’s sources of access data is now shown on the Data sources tab on the application’s details page.
  • The colors assigned to user status indicators are now used consistently across ConductorOne: active is always green, deleted is always red.
  • You can now pass a SCIM endpoint and access token to the AWS integration to enable pulling user statuses from AWS.
  • Bitbucket users now have the option to integrate individual Bitbucket workspaces with ConductorOne.
Fixed!
  • We’ve repaired an issue that was causing some users to receive digest emails with blank sections.
February 23, 2024
Updated integrations. Five integrations are now generally available: New Relic, Xero, Hubspot, Segment, and SentinelOne. Check out the documentation to get started with these integrations, and let us know what else you’d like to see added to the integration library!Usability improvements
  • We’ve added a new Age filter to the Tasks page, which lets you quickly view tasks that are more than seven, 14, or 30 days old.
  • A new Deactivated user issues section in the digest email alerts ConductorOne admins to any apps, resources, or entitlements currently owned by deactivated users.
  • A query for resources with a deactivated owner is now available on the Access explorer page.
  • If an error occurs on a task, you’ll now see an indicator on the task’s Audit log tab, a red highlight drawing your attention to the error, and more context about the error itself. Note that this change only applies to newly created tasks.
  • The My work section of the navigation panel is now named Assignments. And the My access section is now named App directory.
Fixed!
  • We’ve fixed a bug in the Snipe-IT integration that was causing 500 errors.
February 16, 2024
Usability improvements
  • The AWS v2 integration now supports provisioning IAM users to IAM groups.
  • To save time on each sync, the Okta integration no longer syncs role assignments for deprovisioned and suspended Okta accounts.
  • The name of the ConductorOne page you’re viewing is now shown in the browser tab.
  • To prevent accidentally losing in-progress configuration work, we now ask you to confirm that you want to exit without saving your changes.
Fixed!
  • Inactive Bitbucket users are no longer incorrectly reported as active.
  • When you make multiple access requests on behalf of someone else by clicking Make another request, each request for access is made for the selected user, not for you.
  • We’ve repaired an issue impacting how conditional review policies treated app accounts without an associated ConductorOne user.
  • If a reassigned task is not assigned to any active user, ConductorOne now falls back to assigning it to the system owner or system owners on record.
February 9, 2024
New features now generally available. We’re happy to announce that access explorer and the security dashboard are now generally available! Users with the Super Admin role in ConductorOne will see a new Security tab on their dashboard. Get started with access explorer by clicking Explore in the navigation panel.Usability improvements
  • The campaign creation loading screens that previously asked you to “Hang tight!” now show the count of the reviews being created and an estimate of the time remaining. You’re still welcome to hang tight while your campaign is being created, or you can safely click away from the page to complete other work.
  • In the Slack app, the name of the requested entitlement is now shown in the summary of an access request.
  • The user’s employment status is now included in the Copilot insights shown on task summary screens.
Fixed!
  • Clicking View all on a security dashboard card now correctly directs you to the corresponding query on the Access explorer page.
February 2, 2024
Access graph. We’re delighted to introduce a new visualization tool that helps you explore current access paths and patterns for your users, applications, and resources. This new feature is in early access while we gather feedback and fine-tune its details. Let us know if you’re eager to give it a try!Access explorer. Get answers to complex identity and access-related questions with just a few clicks. Choose from a list of powerful queries and quickly zoom in on the apps, users, and accounts that matter most. Go to Query access data to gain insight to see a full list of available queries, and let us know what else you’d like to see in this early access feature!Security dashboard. The new Security tab on the ConductorOne dashboard provides a quick overview of key access risks such as orphaned accounts, inactive accounts, high-risk role grants, and standing privileges. Click any item or card displayed on the security dashboard to learn more. The security dashboard is also in early access, so let us know if you’re ready to take it for a spin.Updated integrations. Three integrations are now generally available: Snipe-IT, Fastly, and GitHub Enterprise. Check out the documentation to get started with these integrations today.Usability improvements
  • Updated search and filter options are now shown at the top of the Accounts tab on each application’s page.
  • Timestamps have been added to the dates shown on each task’s details page.
  • The Mark errored option on provisioning and deprovisioning tasks has been renamed Won’t provision/deprovision or Won’t do to better reflect common workflows.
  • The ConductorOne Slack app now displays an error if you already have an open request for the access that you’re currently trying to request.
  • When you click an entitlement’s name on a task’s details page, you’ll now find links to the entitlement, resource, and application details pages.
  • The Cloudflare Zero Trust integration now accepts two authentication methods. These options are explained in greater detail in the Cloudflare Zero Trust integration documentation, and on the corresponding fields on the integration setup page.
Fixed!
  • We’ve fixed a bug in the Broadcom SAC integration that was preventing identity providers from being listed correctly, and a bug in the Snipe-IT integration related to mapping.
  • The status filter on the Users page has been updated to reflect the current user status options.
  • The Reload button that appears if the content of an access review campaign changes during the campaign-building process now reloads the page as expected.
  • When creating a new policy, the Create button is now disabled after it is clicked once, removing the possibility of accidentally creating duplicate policies.
January 26, 2024
Usability improvements
  • The Cloudflare Zero Trust integration has been updated, and now supports automatic provisioning of users to groups.
  • The resource and entitlement counts shown on the tabs on an application’s page now update automatically after a new sync, removing the need to manually refresh the page.
  • When requesting an extension of expiring access through the Slack app, you’ll now see a dropdown and a prompt to select the length of the new access.
  • An App owner column now appears on the Applications page.
Fixed!
  • A Slack notification stating (incorrectly) that access has been granted is no longer sent if the assigned provisioner selects the Mark errored option on the provisioning task.
January 19, 2024
Usability improvements
  • Each audit log entry now shows a timestamp in addition to the date.
  • We polished up the Set data value mappings drawer, adding updated icons and generally improving the visual appearance.
Fixed!
  • The information on the Open and Completed tabs on the Open requests page now loads correctly when the page is refreshed.
January 12, 2024
Customize your session length. By default, ConductorOne sessions time out after 20 hours. You can now customize the session length to suit your organization’s needs and security policies. Go to Configure session length to learn more.New integration. This week Xero joined our integrations library. This integration is currently in early access as we fine-tune its details and gather feedback. Let us know if you’re eager to get started with Xero and we’ll get you set up!Usability improvements
  • The user’s employment status and any applicable compliance frameworks are now included in the list of Copilot insights.
Fixed!
  • We’ve fixed the mismatch sometimes seen between the task summary count in the navigation panel and the actual number of open tasks.
January 5, 2024
New integration. We’ve added Snipe-IT to the integrations library. This integration is currently in early access as we fine-tune its details and gather feedback. If you’re ready to set up your Snipe-IT integration, let us know!Usability improvements
  • The GitHub Enterprise integration has been updated, and now supports automatic provisioning of repo permissions.
  • Clicking your username at the bottom of the navigation panel now opens the user menu. Use the user menu to log out of ConductorOne, navigate to your personal API keys page, or jump to your own user details page.
  • Previously, if a user’s username or manager was not known, the Username or Manager fields on the user details page were omitted entirely. These fields are now shown with a “None found” message.
  • The list of Copilot insights on task details pages are now sorted by severity.
Fixed!
  • Entitlement slugs are now shown even on entitlement names that are long enough to require truncation.
  • When a user requests access for a limited time, the time limit is now shown correctly on the request task.
December 22, 2023
:sparkles: Copilot insights and recommendations on access requests. To help approvers make faster and better-informed decisions about granting new access, ConductorOne Access Copilot now flags key insights about access being requested and makes recommendations on how to proceed. This new feature is in early access while we gather feedback and fine-tune its details. Let us know if you’re eager to give it a try!Conditional policies. We’re pleased to announce that conditional policies are now generally available. Conditional policies allow you to define a single policy that applies different instructions based on the user’s role, department, job type, or other relevant criteria. Check out the policy documentation to learn more. Many thanks to everyone who provided their feedback and input as we developed this new feature!Usability improvements
  • Managers can now request new access for the members of their team through the ConductorOne Slack app.
  • When an error occurs during provisioning, more context about the error is now shown in the task’s audit log.
  • When creating a policy, an error state is now shown on the User field if a user is not selected.
  • You can now see a summary of the insights flagged by Copilot by hovering over the insights indicator in the campaign task list view.
December 15, 2023
New dashboard. We’ve spruced up the ConductorOne dashboard, making it more helpful and comprehensive. Your dashboard now summarizes and links out to all your reviews, requests, approvals, and campaigns.New integrations. Microsoft 365 and New Relic joined our integrations library this week. These new integrations are in early access while we fine-tune their details and gather feedback. Let us know if you’re eager to add one or both to your Integrations page.Updated integrations. We’re happy to announce four integrations are now generally available: Broadcom SAC, CrowdStrike, ServiceNow, and Cortex XSOAR. Check out the documentation to get started with these integrations, and let us know what else you’d like to see added to the integration library!Usability improvements
  • We revised and streamlined the sections of the navigation panel used by ConductorOne users with admin-level user roles.
  • Entitlement descriptions that have been edited in ConductorOne are now shown when requesting or approving access in the Slack app. If an entitlement’s description has not been edited but its resource description has been, the resource description is shown.
Fixed!
  • The audit log no longer records multiple redundant messages while waiting for an integration sync to complete and confirm that a new user account has been provisioned.
  • Once an access request is submitted, the application selection field now resets correctly so you can start another request.
December 8, 2023
:sparkles: Copilot insights and recommendations. ConductorOne Access Copilot is here to help you and your team make faster, better-informed decisions when completing access reviews. Copilot flags key insights about the access under review and makes recommendations on how to proceed.
A review task's details screen showing a Copilot flag on an insight and a recommendation to remove the access.
This new feature is in early access while we gather feedback and fine-tune its details. If you’re ready to try it out, let us know!New integrations. This week we’re welcoming Hubspot, SentinelOne, and Segment to the integrations library. We’ve also released AWS v2, a new version of the AWS integration that includes provisioning support. These new integrations are in early access, so get in touch if you’re ready to take one or more for a spin!Usability improvements
  • The Bitbucket integration has been updated to support group provisioning, and to use an app password rather than an OAuth consumer for integration configuration.
  • We’ve streamlined the process of signing up for ConductorOne with Okta by adding a direct link to the ConductorOne Okta application on the signup screen.
  • When an automatic action is triggered by a match on a conditional policy rule, the matching rule and the automatic action are now shown on the task’s details page and in its audit log.
Fixed!
  • You can now successfully search for an entitlement when setting up delegated provisioning on an app’s Access controls tab.
  • Due to a difference in how accounts and grants were counted, you might have seen a phrase like “9 out of 7 accounts have this access” on a task details page. We’ve fixed this by bringing the counting methods into alignment.
December 1, 2023
Spotlight search. At the top of the nav bar you’ll now find a platform-wide search tool. Use spotlight search to quickly locate a specific user, entitlement, application, or campaign. Jump to frequently accessed pages and forms using the quick actions. Your recent searches are saved for future reference.New integrations. Fastly and GitHub Enterprise are the newest members of our integrations library. These new integrations are in early access while we gather feedback and fine-tune their details. If you’re ready to get started with Fastly or GitHub Enterprise, let us know!Usability improvements
  • Applications that are set as user directories in ConductorOne are now designated with a directory chip in the list of applications. To help you quickly find these special apps, we’ve also added a Show only directories filter to the Applications page.
  • If a max grant duration isn’t set for an entitlement, the grant duration selection prompt and dropdown are not shown when requesting access to the entitlement.
  • Custom entitlement descriptions are now shown on the Browse access page.
  • We’ve standardized on a Month, day year date format throughout ConductorOne.
  • The Slack connector now syncs each user’s status_text and status_emoji attributes. You can set these as custom user attributes and use this data when writing conditional policy rules.
Fixed!
  • Entitlement bindings are no longer accidentally removed when you click Save without making changes to the delegated provisioning setting.
  • On the Campaigns page, campaign progress bars are now shown on in-progress campaigns, rather than completed campaigns.
  • You can now successfully search for and select an entitlement when setting up a manual binding.
November 17, 2023
Conditional policies. Conditional policies allow you to define a single policy that applies different instructions based on the user’s role, department, job type, or other relevant criteria. This granular control streamlines access management by automating routine tasks and directing complex decisions to the appropriate individuals. Check out the policy documentation to learn more. This new feature is in early access while we gather feedback and fine-tune its details. If you’re ready to try it out, let us know!Usability improvements
  • The PagerDuty integration now syncs schedules and roles.
  • We no longer display pagination controls for single-page lists.
  • Your eyes do not deceive you: to improve legibility we’ve updated the nav panel to a cool indigo.
Fixed!
  • We fixed an error that was causing a failure when the AWS integration attempted to sync users.
  • Entitlement bindings are no longer accidentally removed when you edit request catalogs on an app’s Access requests tab.
  • The OpsGenie integration no longer adds every active OpsGenie account to every team.
November 10, 2023
Bindings automatically created or removed when configuring delegated provisioning. When you configure delegated provisioning for an individual entitlement on that entitlement’s details page, we now automatically create the binding between the two entitlements for you. You’ll see the proposed change to the entitlement’s bindings whenever you make a change to delegated provisioning, both when the change is automatically creating a new binding for you, and when a binding will be removed if you change the provisioning strategy from delegated to manual or connector-based.Usability improvements
  • We’ve improved the readability of many error messages, making them more useful for troubleshooting.
Fixed!
  • Spaces are no longer missing between the catalog names in the list of request catalogs on the entitlement details page.
November 3, 2023
Usability improvements
  • We’ve added an expiring access section to the ConductorOne Slack app. You can now see how long is left on your access grants that have a limited duration, and request an extension if one is needed.
  • We’ve also improved how the Slack app reports the time remaining in campaigns. Instead of rounding down to the nearest week, Slack now shows the number of remaining weeks and days.
  • To provide visibility and support troubleshooting, we’ve clarified the provisioning error messages included in task audit logs.
Fixed!
  • When you click a Slack notification to complete your campaign tasks, you’re now directed to your reviews homepage instead of an unstructured list of campaign tasks.
October 27, 2023
Usability improvements
  • The Approvals column in access review campaign reports now shows the reviewer’s name and the date and time of the review decision for denials as well as approvals.
Fixed!
  • Previously, when users were removed from an entitlement bound to an app access entitlement, the impacted users were shown as deleted on the Grants tab of the access entitlement. This has been fixed, and in this situation users are now automatically removed from the Grants tab of the access entitlement.
  • The sandbox.lightning.force.com domain is now accepted when setting up a Salesforce connector.
  • When editing the Application Owners field on an app, the dropdown no longer overflows into neighboring fields.
  • You no longer get a mail: no address error when you try to assign a user delegate.
  • The Slack workspace integration has been updated to support Slack’s API rate limits.
October 20, 2023
Usability improvements
  • When you delete an application from ConductorOne, that app’s entitlements now display a Deleted badge and a zero grants count in any catalog that they are included in.
  • We’ve added entitlement slugs to entitlements pulled in by the AWS integration.
Fixed!
  • On access review campaigns using the By app view, the summary page now shows accurate task completion counts, and the progress bars reflect correct task completion percentages.
October 13, 2023
Usability improvements
  • Custom user attributes associated with a user account are now shown on the user’s details page.
  • We adjusted the spacing on the modal used to start an access review campaign to reduce the risk of accidentally enabling or disabling campaign notifications.
  • The results of cone search queries are now delivered more quickly.
Fixed!
  • We’ve fixed a validation timeout issue in the Bitbucket integration that was causing a context deadline exceeded error.
  • The ConductorOne Slack application no longer loads indefinitely if a user cannot be found.
October 6, 2023
Configure how an application’s entitlements are requested and provisioned. We’ve introduced a new Access controls tab on each application’s details page. This tab makes the process of configuring access requests more efficient while increasing your visibility into the app’s current access control configuration. Use the Access controls tab to make changes to how individual entitlements are requested and provisioned, and refer to the tab for a summary of the configuration of all entitlements on the app. Check out Configure access requests to learn more.Usability improvements
  • The ConductorOne Slack app now includes an Approval Reason field on access request notifications. If the request policy in effect requires a reason but one is not provided, Slack asks the reviewer to enter a reason and resubmit their decision. If a reason is not required by the policy, the Approval Reason field is optional.
  • To make better use of the available space, we’ve removed the Due column from the table of access reviews organized by application. The campaign due date is still shown at the top of the page.
Fixed!
  • We repaired an issue with how the Coupa integration syncs users, which had resulted in some users being incorrectly shown as deleted during access reviews.
  • A user can now successfully request an entitlement that is provisioned by a JumpCloud group even when the user is already a member of the group.
September 29, 2023
Usability improvements
  • When requesting access through the Slack app, the list of entitlement names now includes more information to help you find the entitlement you need.
  • The JumpCloud integration now creates a JumpCloud Administration application in ConductorOne, and assigns all JumpCloud administrators in your organization to that app.
  • When requesting access on the Request access page or in the Slack app for a ConductorOne user who has multiple accounts in the selected application, you are now asked to select which account needs access.
  • If access is granted indefinitely, the email notification of new access no longer includes information about the length of the grant’s duration.
Fixed!
  • When access is granted for a limited time, the amount of time remaining for the grant is now shown correctly in email and Slack notifications.
September 22, 2023
Usability improvements
  • When requesting access on the Browse access page for a ConductorOne user who has multiple accounts in the selected application, you are now asked to select which account needs access.
  • A new SSO configuration section is now shown on the Settings page. When SSO is enabled for your ConductorOne tenant, the SSO provider in use is shown here.
  • Because Salesforce users can include a company’s customers, the Salesforce integration no longer syncs several non-employee user types.
Fixed!
  • You can now successfully send the assigned user a reminder to complete an open revocation task.
  • An error message is no longer displayed while a request catalog is loading.
  • Only the user for whom new access is requested, or that user’s manager, can escalate an open access request task to emergency access.
  • The counts of open tasks shown in the My work section of the navigation panel are now more accurate.
September 15, 2023
New integration. Splunk is the newest addition to our integrations library. Check out the documentation to learn more about this special integration.Usability improvements
  • Whenever reassignment of a task is allowed by the task’s governing policy, a Reassign button is now shown on both the task’s summary in the table of tasks assigned to you, and on the task’s details page.
  • If an uploaded file does not contain any data, it is not accepted by the connector, and a single error is printed to the connector log.
Fixed!
  • CrowdStrike app accounts now display the correct account status.
September 8, 2023
New integrations. Joining the integrations library this week are Broadcom SAC and Cortex XSOAR. These new integrations are in early access while we gather feedback and fine-tune their details. If you’re keen to try them out, let us know!Reset campaign policies. If during the process of building an access review campaign you’ve made changes to the policies to be applied to entitlements in the campaign, you can now use the Reset policies control on the campaign scoping tab to reset the policies to their defaults. Resetting recreates all campaign selections so that each uses the policy inherited from (in order of precedence) the entitlement’s configuration, the application’s configuration, or the campaign’s configuration.Usability improvements
  • The campaign reports page now has clearer status labels and click-to-copy file hashes.
  • We’ve added a select-all checkbox control to the Edit campaign entries modal.
Fixed!
  • We fixed a bug that was preventing the generation of some campaign reports.
  • Requests for new access made on behalf of another user now correctly show the user’s name in request notification emails instead of the requester’s name.
  • When you search for an application by name on the Browse access page, rerequestable entitlements that do not match your search string are no longer hidden from view.
September 1, 2023
New integrations. This week we’re welcoming LDAP, ServiceNow, and CrowdStrike to our integrations library. If you’re ready to get started with one or more of these integrations, let us know. We’ll be happy to help get you set up!Access request user roles. To support teams administering access requests in ConductorOne, we’ve launched Access Request Helpdesk and Access Request Administrator user roles. Any user assigned one of these roles can create an access request ticket on behalf of any other user. Access Request Administrators can also create and manage request catalogs. Go to Assign user roles to learn more.Usability improvements
  • You are no longer required to retype the name of a user whose access is being fully revoked.
  • We’ve added loading animations and more helpful messaging to the Browse access page.
Fixed!
  • Previously, the list of entitlements shown in a dropdown or search result in the web app was limited to 100 entries. We’ve removed that limit, and you’ll now see the full list of available or matching entitlements.
  • The Last Modified date and time for a file uploaded from a datasource is now shown correctly.
August 25, 2023
Updated integrations. We’re pleased to announce the general availability of our Jamf, Bitbucket, Box, PagerDuty, Zoom, and Tableau integrations. Check out each integration’s documentation to get started.Usability improvements
  • Previously, we applied initial casing to all resource names. In response to user feedback, each resource name is now displayed exactly as it appears in its source application.
  • You can now sort your list of campaigns by name, description, or target completion date.
  • Users with the Super Admin role in ConductorOne can now revoke any account’s access to an entitlement.
Fixed!
  • Google Workspace accounts with an Archived status are now assigned Disabled status in ConductorOne.
August 18, 2023
Docs site refresh. As you’ve probably noticed, we gave the docs site a little aesthetic upgrade this week by consolidating fonts, dialing back our use of color, and lightening font weights. We think the result feels cleaner and lighter, and we hope you like it too!Fixed!
  • The Request Emergency Access button on applicable task details pages has been returned to its proper location.
  • We’ve added the links to documentation for the six new integrations announced last week.
  • We fixed a bug that was allowing deleted application accounts to be erroneously included in campaigns.
August 11, 2023
New integrations. We’re pleased to introduce Jamf, Bitbucket, Box, PagerDuty, Zoom, and Tableau to our integrations library. These new integrations are in early access while we gather feedback and fine-tune their details. If you’re eager to get started with one or more of these integrations, let us know!Updated browse access experience. For our Access Requests customers, we’re proud to introduce the redesigned Browse access page. Use this page to see all the apps and resources available for you to request, understand your current access, and view your open access requests. Managers can also request new access for their team members from this page. To learn more and get started, check out Browse current and available access.Usability improvements
  • If you create a request for emergency access when you already have an open request for non-emergency access to the same app or resource, you’ll now see a duplicate ticket error with a link to the original request. This makes it easier to escalate the original request to emergency access rather than creating a duplicate request.
  • ConductorOne now pulls in more key account data from OneLogin, including manager, title, company, and department.
August 4, 2023
Usability improvements
  • When you set an entitlement’s provisioning strategy to manual provisioning, you have the option to include instructions for the provisioner. These instructions are now shown in the task details view and in the provisioning assignment Slack message.
  • We’ve added an explanatory message to the email digest for open campaigns that do not have any open tasks.
Fixed!
  • We’ve greatly reduced the load time in Slack for the list of rerequestable entitlements from a large request catalog.
  • If the same entitlement is included in more than one of your available request catalogs, Slack no longer lists the entitlement multiple times.
July 28, 2023
Emergency access requests. We’ve added emergency access requests to ConductorOne in order to support IT and security teams’ need to quickly gain access to key resources in order to respond to emergencies such as production outages. You can now choose which entitlements can be requested during an emergency and build dedicated emergency access policies to use during the expedited approval process. Go to Enable emergency access requests for more on setting up emergency access requests for your team.Cone, the ConductorOne command line interface (CLI). If the command line is your happy place, we’ve got you covered. Use cone commands to manage the full access request workflow: view available entitlements, request access, drop access when it’s no longer needed, review access requests, and much more. Check out the Cone docs to learn more and get started.Usability improvements
  • When searching for a resource name, such as when building a catalog or campaign, the search now returns all of the resource’s associated entitlements.
  • You can now sort a table of tasks by task number by using the caret in the column header.
  • Searches for policies and applications are no longer case-sensitive.
Fixed!
  • If you’ve set your digest emails to be delivered on a weekly cadence, they’ll now arrive labeled “Weekly Digest” instead of “Daily Digest”.
July 21, 2023
Usability improvements
  • By default, lists of tasks are now sorted by task ID, with the most recently created task at the top.
  • The App ID is now shown on each application’s details page.
  • The Entitlement ID is now show on each application’s details page.
July 14, 2023
Updated integrations. We’re happy to announce that nine integrations are now generally available: JumpCloud, CloudAMQP, Panther, UKG, Expensify, Slack, Asana, Duo, and Linear. Check out the documentation to get started with these integrations, and let us know what else you’d like to see added to the integration library!
July 7, 2023
New integration. We’re excited to add 1Password to our library of integrations. The 1Password integration uses our Baton connector to pull usage data from your 1Password instance. Check out the docs to learn more and get started using 1Password with ConductorOne.Usability improvements
  • The task details page now displays all known attributes for the app account whose access is being reviewed or changed. Use the arrow control to open or close the account attributes panel.
  • A Reassignments column is now included on all newly generated campaign reports, showing whether each access review task was reassigned and to whom.
  • If no request policy is set on either an entitlement or its application, the Auto-Generated App Owner Approval Policy is now used on requests for that entitlement.
  • If no revocation policy is set on either an entitlement or its application, the Default revocation policy is now used when revoking that entitlement.
Fixed!
June 30, 2023
Usability improvements
  • When submitting an access request, justification is now required.
  • We made some improvements to the specificity of error messages.
June 23, 2023
Usability improvements
  • You can now only revoke an account’s access to an entitlement if you are the account owner’s direct manager, the application’s owner, or the entitlement’s owner. Anyone who attempts to revoke a grant without one of these relationships will see an error: User does not have permission to request access on behalf of another user.
Fixed!
  • We’ve fixed some issues with digest emails that were causing them to arrive in some cases without their title or footer info.
June 16, 2023
Fixed!
  • You can now successfully request access to an entitlement for an “indefinite” amount of time.
  • The Panther integration now pulls and maps SAML external roles correctly.
  • We’ve fixed an error that was causing some time-limited access grants to not be automatically revoked on expiration.
June 9, 2023
Email digest of your open tasks. We all know that notification emails can quickly go from a help to a burden. That’s why we’re delighted to introduce a new digest format that summarizes all your open ConductorOne tasks in one quick email. Digest emails can be sent to all ConductorOne users at your organization who currently have open tasks either every weekday or once per week, so you can set the cadence that’s best for you and your colleagues. Go to Email digest notifications to learn more and get set up.New integrations. This week we welcome UKG, Panther, and CloudAMQP to our integrations library. These new integrations are in early access while we gather feedback and fine-tune their details. If you’d like to use one or more of these integrations, let us know! We’d be delighted to get you set up.Usability improvements
  • We’ve improved the design and clarified the messages shown on a task’s details page summarizing the planned action and outcome of reviews, provisioning steps, and deprovisioning steps.
  • Error messages in provisioning and deprovisioning steps now link to the audit log.
  • When requesting access to a specific resource on an app, the general app access resource is no longer shown in the list of options.
Fixed!
  • We’ve fixed an issue that was causing account types that were manually set on application accounts to be reset by the system.
June 2, 2023
Usability improvements
  • You can now designate application accounts as system accounts on the application’s Accounts page.
  • ConductorOne now supports two new columns in uploaded spreadsheets and CSV files:
    • User type to designate whether each account is a user account, service account, or system account
    • Account owner to automatically map the account owner to the correct ConductorOne user by matching email addresses
Fixed!
  • We resolved an issue that created a request context cancelled error when building a campaign.
  • Email links to your access review tasks now direct you a page where you can select how you want to view your reviews, rather than to an old version of the unstructured view.
May 26, 2023
Usability improvements
  • We’ve made it easier to publish and unpublish request catalogs, and added a confirmation screen with additional details when you take one of these actions.
  • Each request catalog’s current publication status (Published or Draft) is now shown on the Catalogs page.
  • We gave all the modals a little visual refresh, and we think they’re looking quite spiffy in their new blue header banners.
May 19, 2023
Campaign creation upgrades. Our revamped user access review campaign creation flow is now generally available. We redesigned the way you sort, find, and choose the resources and entitlements included in your campaigns, streamlining the process for busy UAR admins. Many thanks to everyone who provided feedback and helped us to refine this experience!Usability improvements
  • If you have more than one Docusign account, you can now specify the Docusign API Account ID when setting up an integration so that the correct account’s data is pulled into ConductorOne.
Fixed!
  • You can now successfully set a time limit for an entitlement even if the entitlement is not included in any request catalogs.
  • ConductorOne now reads the Okta attribute managersEmail as a source for the Manager user attribute.
  • When you searched for a user’s name in a dropdown field (such as when adding an owner to an app), your search input remained in the field even after you found and selected the right user from the list. We’ve fixed this.
  • Slack notifications of overdue campaign tasks no longer show negative time remaining before the due date.
May 12, 2023
Directories and user attribute mapping. We’re pleased to announce that these two features are now generally available, and send our thanks to all our users who provided feedback and helped us refine them. Setting your directory apps as the sources of truth for employee data is a key step in setting up ConductorOne. User attribute mapping helps you to ensure that key employee data is pulled into ConductorOne correctly so it can be used to add context or narrow scope as needed.Request access. The + Request access page in the navigation panel is now generally available for our Access Requests customers. Use this simplified form to request new access for yourself or the folks you manage with a few clicks. Check out Request access to apps and resources to learn more.Request catalogs. Also for Access Requests customers, we’ve updated the request catalog creation screen. You can now publish and unpublish saved catalogs, as well as update who can request the items in the catalog, all from the catalog’s page.Navigation panel. We spruced up the navigation panel this week, including collapsing the lower sections by default to streamline navigation, refreshing the icons, and getting rid of the all-caps section headers. THOSE ALWAYS SEEMED A BIT SHOUTY.Usability improvements
  • You can now upload files of up to 256MB to ConductorOne.
  • Your choices when setting campaign parameters now include key user attributes such as Manager, Department, and Job Title.
May 5, 2023
Usability improvements
  • We’ve added a resource type column and the ability to filter by resource type to the application Groups and Roles tabs.
  • The JumpCloud integration now supports nested group app assignments.
April 28, 2023
Usability improvements
  • When setting up a Salesforce integration, you now have the option of telling ConductorOne to use Salesforce usernames (which are formed as unique email addresses) as email addresses, rather than the contents of the Salesforce email field. This setting helps ConductorOne to properly sync Salesforce service accounts, which often all use noreply@salesforce.com as their email address.
Fixed!
  • Entitlements from apps sourced via an IdP are now correctly provisioned or deprovisioned by the connector.
  • Users with the Campaign Owner role can now add entitlements to campaigns.
April 21, 2023
New integrations. This week’s new arrivals to the integration library are Duo and NetSuite. These integrations are both in early access as they settle in and we gather feedback. If you’d like to give one or both a try, let us know!Revoke granted entitlements. Navigate to an entitlement and click the Grants tab to view all users who currently have the entitlement, and to revoke these grants if necessary. Clicking Revoke on a grant and filling out the revocation form creates a revocation request that will use the relevant app- or entitlement-level revocation policy. The task will be sent to any required approvers, and then the access will be either automatically or manually deprovisioned.Fixed!
  • Clicking a Groups, Roles, or Resources breadcrumb now returns you to the correct tab on the application’s main page.
  • We fixed an issue with rate limiting that prevented Docusign users from syncing correctly.
  • We resolved an error that kept AWS S3 buckets in the us-east-1 region from integrating successfully.
  • Some connectors displayed a Connected status badge once they were set up but before any integration credentials were added, which was especially confusing for integration owners. We’ve fixed this, and connectors now show a Not connected badge until credentials are successfully added and a sync is complete.
April 14, 2023
A new organization of your application and resource information. Your application pages now have a new design, organized so that your application, resource, and entitlement data are more intuitively nested. On each application’s main page you can view (and in many cases, edit) application details such as the application’s owners, governing policies, cost per seat, and data sources. You’ll also find new tabs that break out the groups, roles, and other resources present in the application. (If you prefer to see everything together in a single list, use the Entitlements tab.) Click into any resource on the Groups, Roles, or Resources tabs to see and edit the resource’s details and the specific entitlements that can be granted to users. Click an entitlement to reach the final layer, where you can edit the entitlement’s details and associated attributes, set entitlement-level policies, and more.Delegate a user’s tasks. If you want to avoid sending ConductorOne tasks or notifications to a certain user, such as an executive or a colleague who is out on leave, you can now set a delegate to whom that user’s tasks will be automatically reassigned. Check out Delegate a user’s tasks to get started with this new feature.New and updated integrations. We’re pleased to announce that the Cloudflare Zero Trust and Sentry integrations are now generally available. Check out the documentation to get up and running with these integrations. We’ve also added Asana, Expensify, Linear, and Slack integrations, which are all in early access while we gather more feedback. Let us know if you’d like to add any (or all!) of these new integrations to your Integrations page.Fixed!
  • The correct count of resources is now shown on the Resources tab for Google Cloud Platform.
  • Empty resource and entitlement names are no longer allowed, which prevents mysterious disappearances.
  • The test.salesforce.com domain is now accepted when setting up a Salesforce connector.
April 7, 2023
Sign up for ConductorOne using JumpCloud for SSO. You can now configure an OpenID Connect (OIDC) app in JumpCloud that will enable single-sign-on access to ConductorOne for your users. To get started, go to Sign up using JumpCloud.Usability improvements
  • You can now delete connectors. On the connector’s details page, click the more actions () menu and select Delete.
March 31, 2023
JumpCloud integration. The latest addition to our integration library is JumpCloud. This new integration is currently in early access, so contact us if you’d like to add it to your Integrations page.Usability improvements
  • Your Reviews page now displays a progress bar for your assigned tasks in each campaign, and the campaigns are sorted by due date.
  • Any resource description that has been updated from its default state is now displayed in the resource selector when requesting access.
  • Clearer error messages are now shown in Slack if something happens to an access request between the time when it is assigned to you and when you take action.
Fixed!
  • Once an import from a data source successfully starts or errors, the import modal closes automatically.
  • When filtering by multiple roles on the Users page, any user with multiple selected roles is only shown once.
March 17, 2023
Fixed!
  • The user profile attributes job_title, department, and status are now pulled from Google Workspace.
  • The user profile attribute employmentStatus is now pulled from BambooHR.
  • Attributes used in your directories are now shown correctly as options when mapping user attributes.
March 10, 2023
Assign review and access tasks to a group. You can now assign review and approval tasks to any group in any app integrated with ConductorOne. All members of the group will receive notification that a task needs their attention, and any member can complete the task. Get started with group approvals by adding a step to any policy and selecting Group as the reviewer.Google Identity Platform integration. Good news, Google Identity Platform users: we now have an integration that pulls and syncs Google Identity Platform user data with ConductorOne. This new integration is currently in early access, so contact us if you’d like to add it to your Integrations page.Fixed!
  • The comment modal now opens correctly when a reason is required for approval of a user’s access and the reviewer clicks Certify.
  • When setting up a Snowflake connector, the User role field now accepts input correctly on the first try.
March 3, 2023
Fixed!
  • Users assigned the integration owner role can now only see and edit the integration details for their assigned connectors. Super administrators can still see and edit all connectors.
  • The GitHub connector no longer shows a sync_users: failed fetching external users error if you do not have SAML enabled.
  • You can now successfully set up the Snowflake connector without getting a failed to parse 'Account ID / Locator' error.
  • Options in the more actions () menu on My work area task pages are no longer unresponsive. The modals for each menu option now open properly.
February 24, 2023
Usability improvements
  • Who approves the approvers? If you request access to an app or resource that you are an approver for, your request is now automatically approved. However, if the request policy governing the app or resource doesn’t allow self-approval, you’ll still need another user to manually approve your request.
  • If an automated step in a task (such as automated connector provisioning or deprovisioning) isn’t completed because of a system error, the error is now shown on the relevant step in the task’s details view.
  • When setting up a Slack channel for a campaign, ConductorOne now checks to see if the channel name you’ve entered already exists in your Slack instance. If the channel exists, ConductorOne will invite reviewers and send campaign notifications in that the Slack channel instead of creating a new one.
Fixed!
  • You can successfully sort a task view by account while the list of tasks is filtered by a resource type.
  • The number of grants in Zendesk groups is shown correctly.
February 17, 2023
Delegate integration setup to an integration owner. When you’re working on integrating a new application with ConductorOne, you can now tap your company’s resident expert in that app to create and enter all the relevant credentials.The new delegated integration owner workflow starts with an admin setting up the integration and naming an integration owner to finish the process. ConductorOne notifies the integration owner by email that their help is needed to complete the integration setup, and directs them to the relevant page. Check out the docs for any integration to learn more about how the process works.Usability improvements
  • The messages that pop up at the top of your screen to confirm an action or let you know there’s a problem are now more specific to the work you’re doing.
  • New columns displaying the application name and the resource type are now included in all task tables.
  • We added a message explaining the situation if there are no applications available to request.
  • In the Tasks table, we replaced the due date column with a column showing the current state of each task.
  • If access to an application or resource is asked for or granted for a limited time, the length of access is now shown in the relevant Slack messages.
Fixed!
  • Sometimes a list of options in a dropdown showed more than one choice with the same name. We’ve added more context to those choices so you’ll be able to tell the difference and select the one you need.
  • Info drawers are now correctly shown in front of modals when both are open at the same time.
  • If an application name was created using double spaces, the app name was displayed with only a single space. If you tried to delete the application and typed in the name as displayed—with single spaces—you received an error because despite what it showed you, ConductorOne expected the name of the app to contain double spaces. Phew. This is now fixed.
February 10, 2023
Google Cloud Platform connector no longer syncs empty roles. The Google Cloud Platform (GCP) connector no longer syncs roles that do not have any grants. This change is necessary because by default, each GCP project contains roughly 1,000 roles. Removing empty roles from the sync significantly improves the performance of the connector and the usability of the entitlement data it pulls into ConductorOne. If you want to include an empty GCP role in your access review, assign a service account to the role before creating the campaign.Fixed!
  • When reassigning a task to another user, the user selection dropdown now correctly displays user names.
  • Users with the Basic User user role can now successfully request access to new tools and resources.
  • File mapping settings are now preserved and implemented correctly when you upload a new version of a file.
February 3, 2023
Data value mappings for imported data. When you import application data using a CSV file or an Excel spreadsheet, ConductorOne attempts to match the data values in your file to the data values the system expects. We’re pleased to introduce a new mapping interface that’s designed to make it easier to reconcile the data output by your application and the data model used by ConductorOne. Check out the new mapping interface by uploading a file to a new or existing application and then clicking Set Mappings.Usability improvements
  • We’ve improved the search autocomplete experience across ConductorOne, making it easier for you to find what you’re looking for.
  • The progress bar on your list of access review tasks now shows the number of tasks competed, rather than the percentage.
  • On pages in the My work area where every entry in the task type or current state column was always the same, we removed the redundant columns.
  • A user’s job title and department is now displayed in list views, if that information is available to ConductorOne. If not, the user’s email address is shown instead.
  • You can now include account profile attributes in your file imports to pull in more data about your application accounts to ConductorOne.
  • Tasks that you’ve acted on but that are assigned to you for a subsequent step are now shown in your tasks list. Only tasks on which no further action is currently required from you are shown as completed tasks.
Fixed!
  • If a task uses a policy that requires an entitlement owner’s approval, but no entitlement owner is assigned, the task now shows a No assigned user message instead of getting stuck in a pending state.
  • You can now successfully add an entitlement that does not have a display name to a request catalog.
  • The option to bulk approve open tasks is now hidden when viewing only completed tasks.
January 27, 2023
Application and entitlement details pages. We’ve redesigned the details pages for applications and entitlements so you have more visibility and edit control from a single screen. See all of an application’s data sources in a single pane, manage application and entitlement owners, update default policies, record per-seat application costs, set entitlement provisioning behavior, and much more.Usability improvements
  • The Sentry connector now pulls and syncs your Sentry user roles.
  • The purpose of the bulk Complete reviews button wasn’t immediately clear, so we rewrote the button label. It now shows the number of reviews that are left to be completed in the current list, which we hope will make the bulk action control a bit clearer.
  • We standardized our policy type terminology across the application, removing certify and approve in favor of review and request.
  • Users with the Basic User role can no longer cancel their assigned tasks unless the subject of the task’s account has been deleted.
January 13, 2023
Campaign summary. A new campaign summary design gives campaign owners a quick overview of the current state of their campaigns in a more compact format.Coupa connector improvements. We’ve made several updates and fixes to the Coupa connector, including showing the status of Coupa users on the application’s Accounts tab and elsewhere; adding a license entitlement; and improving the connector’s performance.Usability improvements
  • We’ve spruced up our welcome mats: the sign up and log in pages have a refreshed design.
  • The Documentation link in the left navigation panel now opens in a new browser tab.
  • When a task is closed (either completed or canceled), the assignee is automatically removed.
  • Policy and task types (Review, Request, and Revoke) are now used consistently with their accompanying icons.
  • The error message that appears if you forget to include a reason when submitting a bulk action now highlights the comment field.
Fixed!
  • The resource filter on the campaign tasks page now correctly shows all other available resources when one resource is selected.
  • Coupa roles now sync correctly.
  • You can now successfully remove an application’s default policies.
  • There’s no longer a long delay before edits to the list of entitlement owners are displayed on the page.
January 6, 2023
Happy New Year! Here’s to a secure and confident 2023!Usability improvements
  • The GitHub connector log now shows a record of SAML data sync actions.
  • You can now filter a campaign’s tasks by Revoke, Request, or Review task type.
  • Searches for campaign tasks now return results far more quickly.
  • In other speedy news, data uploads via spreadsheet or CSV are also processed more rapidly.
December 22, 2022
Sync an integration on demand. Integrations pull info from the source application once an hour by default, but there are times when you might want to start a sync immediately, or stop an in-progress sync and restart the process. We’ve added a new Sync now control to each connector, giving you the power to sync the latest app info on demand.Removed: Read-only user role. To streamline our user role model, we’ve removed the Read-Only User role. Any user who was assigned only this role has been automatically assigned the Basic User role instead.Usability improvements
  • Task ID numbers are now searchable.
  • When reviewing resources on the Access explorer page, you can now click any resource name to see its full details.
Fixed!
  • The develop.lightning.force.com domain is now accepted when setting up a Salesforce connector.
December 16, 2022
Task ID numbers. To support audits, improve the specificity of notifications, and help you manage your approval and review workload, every task in your instance now has a unique ID number, which is shown in table views and on the task’s details screen.Usability improvements
  • We’ve upgraded tables throughout ConductorOne to include loading indicators, sticky headers, infinite scroll, and other improvements to help you browse and get your work done more efficiently.
  • If automatic app provisioning or deprovisioning for a user fails, the task is now automatically reassigned to the application’s owner.
  • Deleted tasks now show a banner on the details page and a deletion entry in the audit log.
  • We smoothed out some approval process logic to prevent repeatedly and unnecessarily notifying people on certain multi-step approval tasks with several possible approvers.
  • When you create a campaign Slack channel, we now automatically adapt the name you choose (if necessary) to fit Slack’s rules for channel names. This means we’ll lowercase the name, replace any periods or spaces with underscores, and cut it off at the 80-character mark.
Fixed!
  • The sandbox.my.salesforce.com domain is now accepted when setting up a Salesforce connector.
  • Pagination on the list of grants for OneLogin now works correctly.
  • The date a campaign was actually closed is now shown as its completion date, rather than the target completion date set when the campaign was created.
December 9, 2022
OneLogin connector is now generally available. Check out the OneLogin integration instructions to connect your OneLogin instance with ConductorOne.Policy details on demand. Click a policy’s name in a task or a campaign overview to learn more about the policy and see the full list of its steps, all without leaving the current page.Usability improvements
  • We streamlined the info that appears on each entitlement and removed some redundancy.
  • You can now complete provisioning and (more importantly) deprovisioning updates on tasks for users who have been deleted from an app.
  • If a delegated provisioning task errors and is not completed, you can now restart the task to force the provisioning app to give it another try.
Fixed!
  • The remaining list of your assigned access review tasks by user is now shown correctly when the first page of tasks has been completed.
  • When setting up a Coupa connector, both coupahost and coupacloud domains are now accepted.
  • The Request field in email notifications now shows the correct user’s name.
November 28, 2022
Five new generally available connectors. We’re delighted to announce that connectors for Docusign, BambooHR, Google Cloud Platform, OpsGenie, and Twingate are now generally available.Comment indicator on task lists. To make it easier to tell at a glance whether there are comments on a task, we’ve added a new comment indicator. You’ll now see a count of the number of comments in the thread in the Status column of the task list.Usability improvements
  • The account owner is now shown in the certification tasks list.
  • We’ve made improvements and fixes to messaging in the Slack app
Fixed!
  • Status indicators on the task details page are once again the correct size and shape.
  • In emails with details about the user’s access request, the correct user’s name is shown.
  • Task links now show up correctly for new access requests.